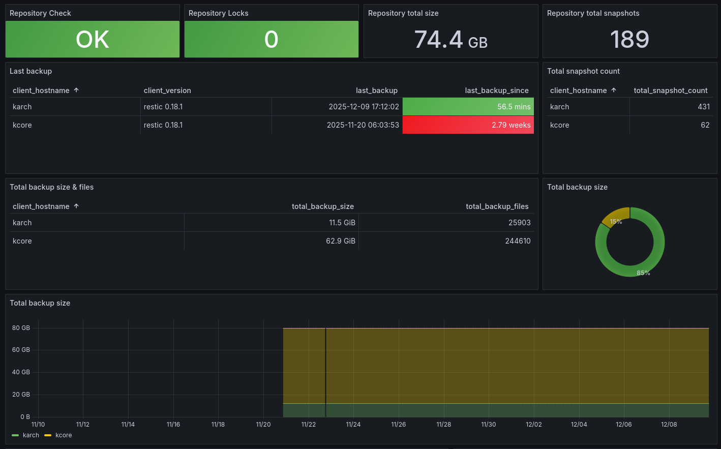
Restic Exporter
Restic statistics dashboard
Restic Exporter
The Docker image, source code and documentation is in GitHub.
Data source config
Collector config:
Upload an updated version of an exported dashboard.json file from Grafana
| Revision | Description | Created | |
|---|---|---|---|
| Download |
