Opstree/HAProxy
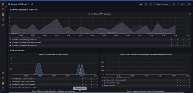
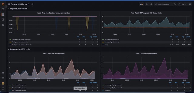
HAProxy backend servers
Metrics include:
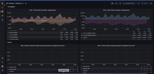
Frontend Monitoring Metrics
- Request Rate [req_rate]
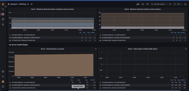
- Session Rate
- Error Requests
- Denied Requests
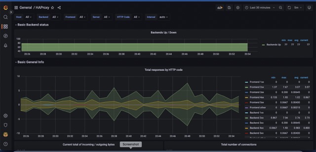
- HTTPS Response Codes 4xx and 5xx
- Network I/O
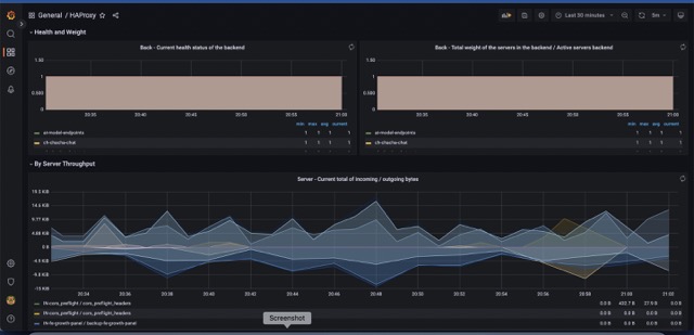
Backend Monitoring Metrics
- Response Time
- Error Connections
- Denied responses
- Error Response
- Average Time Spent in Queue
- Number of Requests in Queue
Contributor Information
Data source config
Collector config:
Upload an updated version of an exported dashboard.json file from Grafana
| Revision | Description | Created | |
|---|---|---|---|
| Download |
