lustre-monitoring
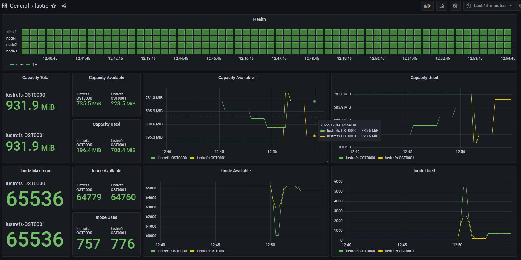
lustre node health, lustre file system capacity, inode number
lustre exporter for Prometheus: https://github.com/GSI-HPC/lustre_exporter
Data source config
Collector config:
Upload an updated version of an exported dashboard.json file from Grafana
| Revision | Description | Created | |
|---|---|---|---|
| Download |
