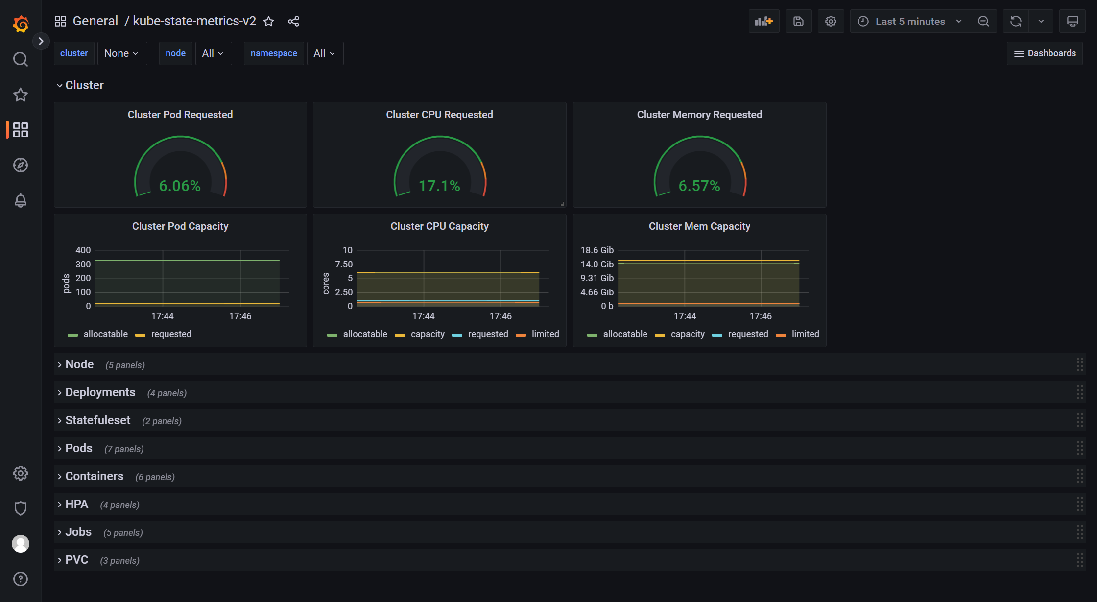
kube-state-metrics-v2-修正版
Summary metrics about kube-state-metrics v2 version(https://github.com/kubernetes/kube-state-metrics); Same as the other two, the only difference is that this is a corrected version. You only need to configure auto-discovery to complete the dashboard Please install kube-state-metrics and configure the namespace 和其他两个一样,唯一不同的是,这是一个修正版本。 你只需要配置自动发现就可以完成dashboard 请安装kube-state-metrics,并且配置名称空间
Same as the other two, the only difference is that this is a corrected version.
You only need to configure auto-discovery to complete the dashboard
Please install kube-state-metrics and configure the namespace(vm-mon),Please replace the namespace where kube-state-metrics is located
和其他两个一样,唯一不同的是,这是一个修正版本。
你只需要配置自动发现就可以完成dashboard
请安装kube-state-metrics,并且配置名称空间(vm-mon) 请替换kube-state-metrics所在的命名空间
- job_name: k8s/kube-state-metrics
kubernetes_sd_configs:
- role: endpoints
namespaces:
names:
- vm-mon
relabel_configs:
- source_labels: [__meta_kubernetes_service_label_app_kubernetes_io_name]
regex: kube-state-metrics
replacement: $1
action: keep
- action: labelmap
regex: __meta_kubernetes_service_label_(.+)
- source_labels: [__meta_kubernetes_namespace]
action: replace
target_label: k8s_namespace
- source_labels: [__meta_kubernetes_service_name]
action: replace
target_label: cluster
replacement: linuxea
Data source config
Collector config:
Upload an updated version of an exported dashboard.json file from Grafana
| Revision | Description | Created | |
|---|---|---|---|
| Download |
Kubernetes
Monitor your Kubernetes deployment with prebuilt visualizations that allow you to drill down from a high-level cluster overview to pod-specific details in minutes.
Learn more