Celery / Tasks / By Task
A dashboard that monitors Celery. It is created using the Celery-mixin for the the (Celery-exporter)[https://github.com/danihodovic/celery-exporter]
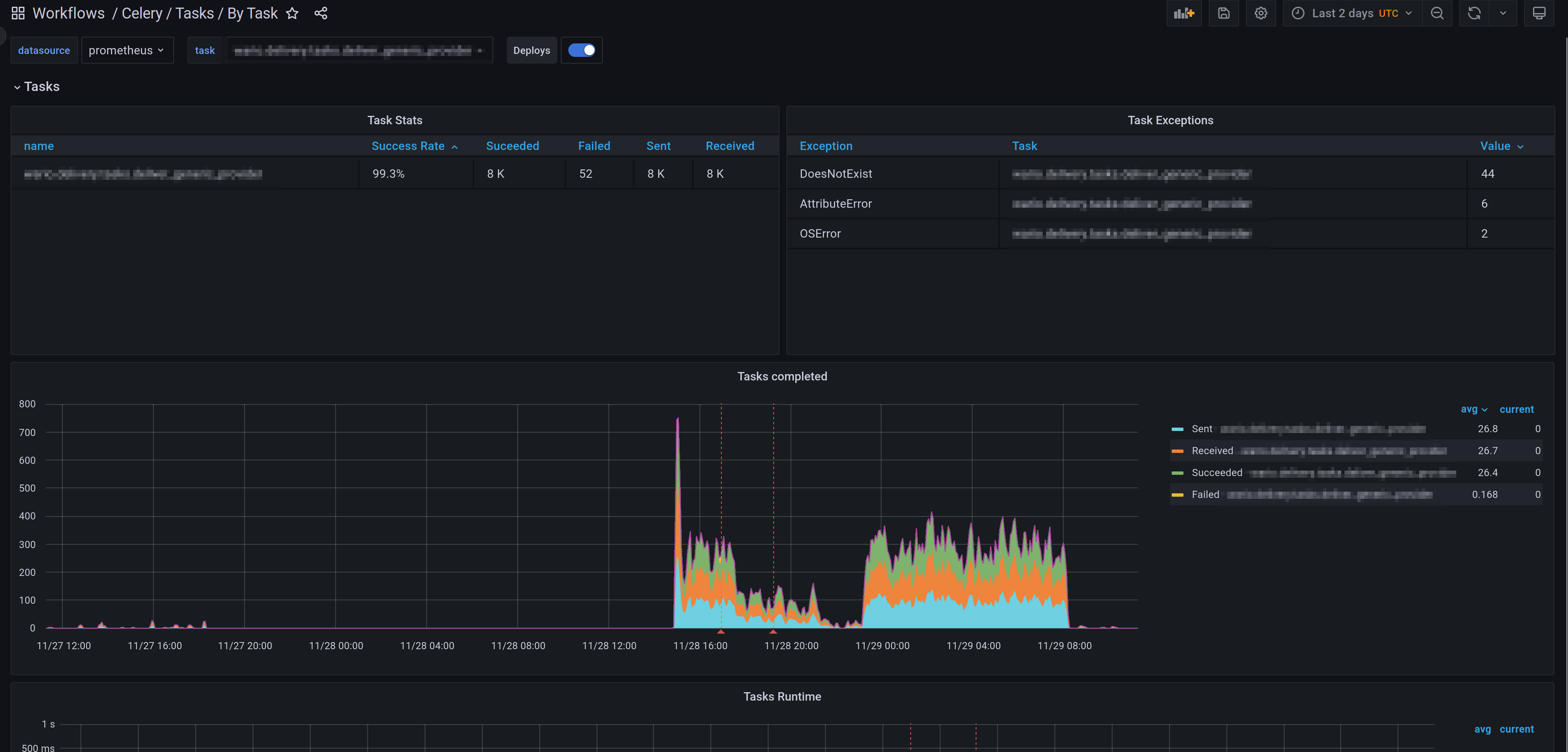
A dashboard that monitors Celery. It is created using the Celery-mixin for the the (Celery-exporter)[https://github.com/danihodovic/celery-exporter]. It shows task status by task.
Data source config
Collector config:
Upload an updated version of an exported dashboard.json file from Grafana
| Revision | Description | Created | |
|---|---|---|---|
| Download |
