JMeter test results influxdb2 custom backend listener
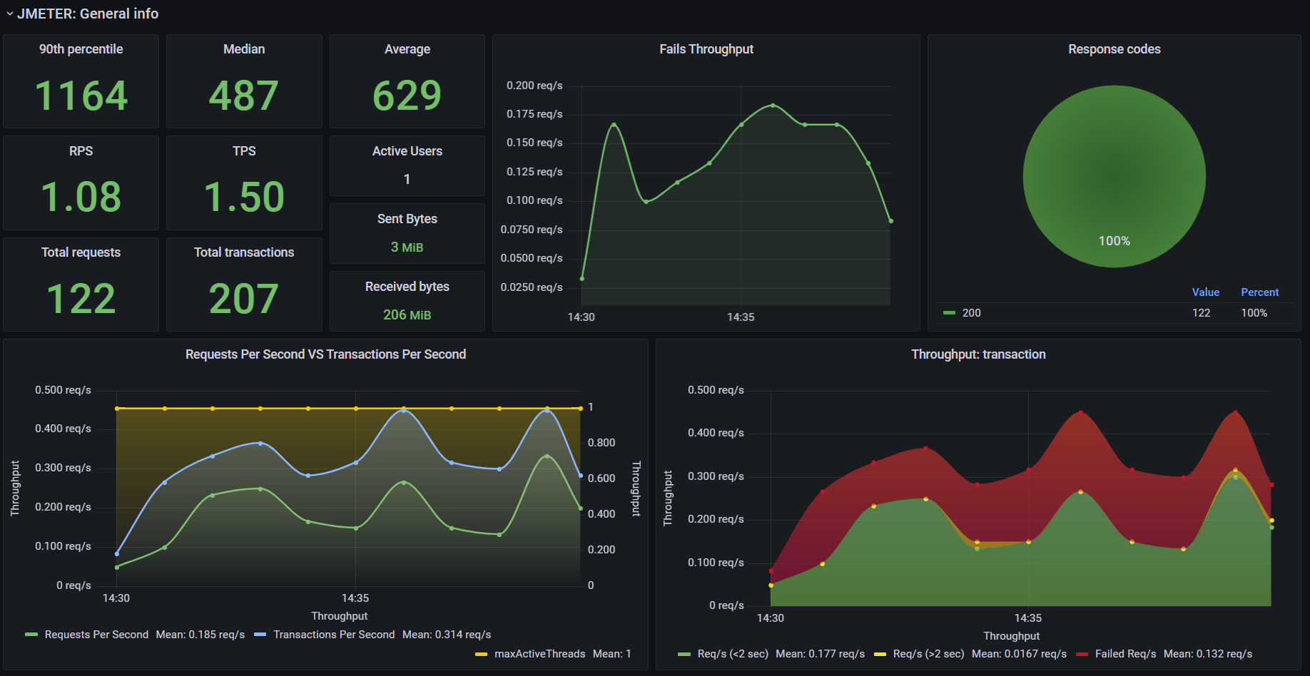
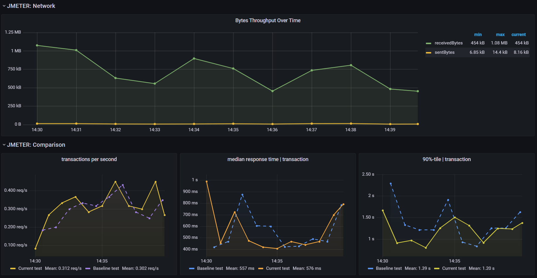
This dashboard shows live load test metrics provided by JMeter
How to configure:
- Create new InfluxDB Bucket and Token
- Download custom plugin to JMeter /lib/ext folder from git
- Configure JMeter backend listener
- Backend listener implementation: io.github.mderevyankoaqa.visualizer.InfluxDatabaseBackendListenerClient
- testName: YOUR_APP_NAME
- nodeName: YOU_NODE_NAME (Example: ${__machineName})
- runId: YOUR_TEST_ID (For example: ${__time(yyyyMMdd-HHmm)}-appname)
- influxDBURL: http://YOUR_INFLUXDB_IP:8086/
- influxDBToken: YOUR_TOKEN
- influxDBOrganization: YOUR_ORG
- influxDBBucket: jmeter
- samplersList: .*
- useRegexForSamplerList: true
- recordSubSamples: false
- saveResponseBodyOfFailures: true- Add InfluxDB as a data source in Grafana using your bucket and token.
- Create a folder for your project if it doesn’t already exist
- Import Grafana dashboard
Data source config
Collector config:
Upload an updated version of an exported dashboard.json file from Grafana
| Revision | Description | Created | |
|---|---|---|---|
| Download |
