Speedtest Tracker v2
Dashboard for Speedtest Tracker v2
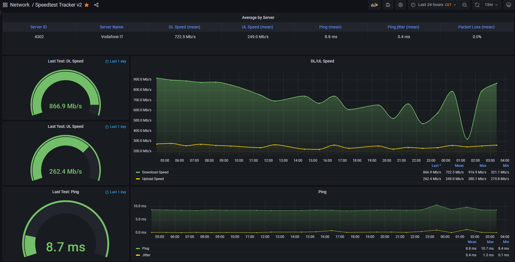
Dashboard for data published by Speedtest Tracker v2 by @alexjustesen: https://github.com/alexjustesen/speedtest-tracker
Speedtest Tracker can natively export data to InfluxDB v2. This dashboard pulls data from the bucket used by the application in order to present it graphically.
The only thing the user needs is creating a Data Source for InfluxDB, selecting Flux as Query Language, then configuring the URL of the influxdb2 server, the organization, the token and the default bucket. These configuration parameters are the same used in Speedtest Tracker to configure the integrated data export feature.
Once the data source is ready and tested, import this dashboard, and select the relevant data source just created.
Data source config
Collector config:
Upload an updated version of an exported dashboard.json file from Grafana
| Revision | Description | Created | |
|---|---|---|---|
| Download |
