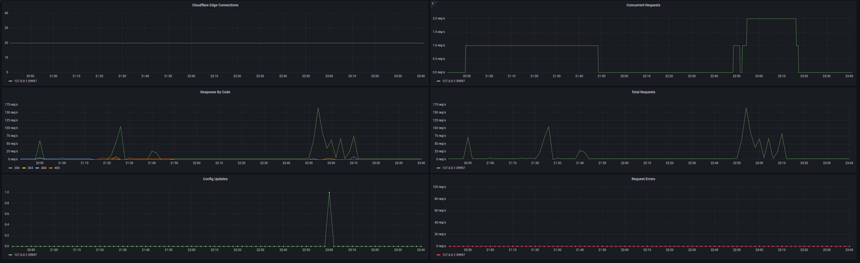
Cloudflare Tunnels (cloudflared)
Display Statistics for your Cloudflare Tunnels (cloudflared)
Follow this guide to set it setup:
Make sure to modify your Cloudflare Tunnels config to set a static metrics port, i.e modify the service config to
ExecStart=/usr/bin/cloudflared tunnel run --token <snip> --metrics 127.0.0.1:39997
Otherwise the metrics port will randomize after every restart.
If you have issues with setting up tunnels, Cloudflare Discord is a pretty friendly place to hang around in.
Data source config
Collector config:
Upload an updated version of an exported dashboard.json file from Grafana
| Revision | Description | Created | |
|---|---|---|---|
| Download |
Cloudflare
Easily monitor analytics from Cloudflare, which provides content delivery, DDoS mitigation, internet security, and other related servicese, with Grafana Cloud's out-of-the-box monitoring solution.
Learn more