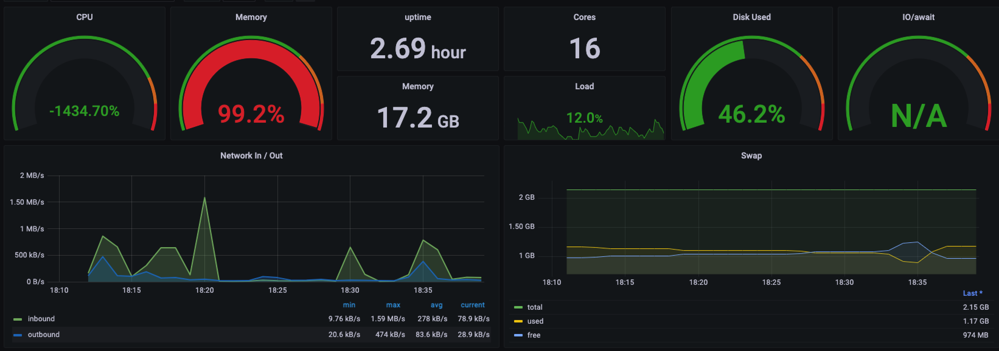
metricbeat-system
System metrics from metricbeat to elasticsearch by nasuyun
metricbeat for nasuyun cloud elasticsearch by nasuyun
Data source config
Collector config:
Upload an updated version of an exported dashboard.json file from Grafana
| Revision | Description | Created | |
|---|---|---|---|
| Download |
