JMeter Report InfluxDB2.0
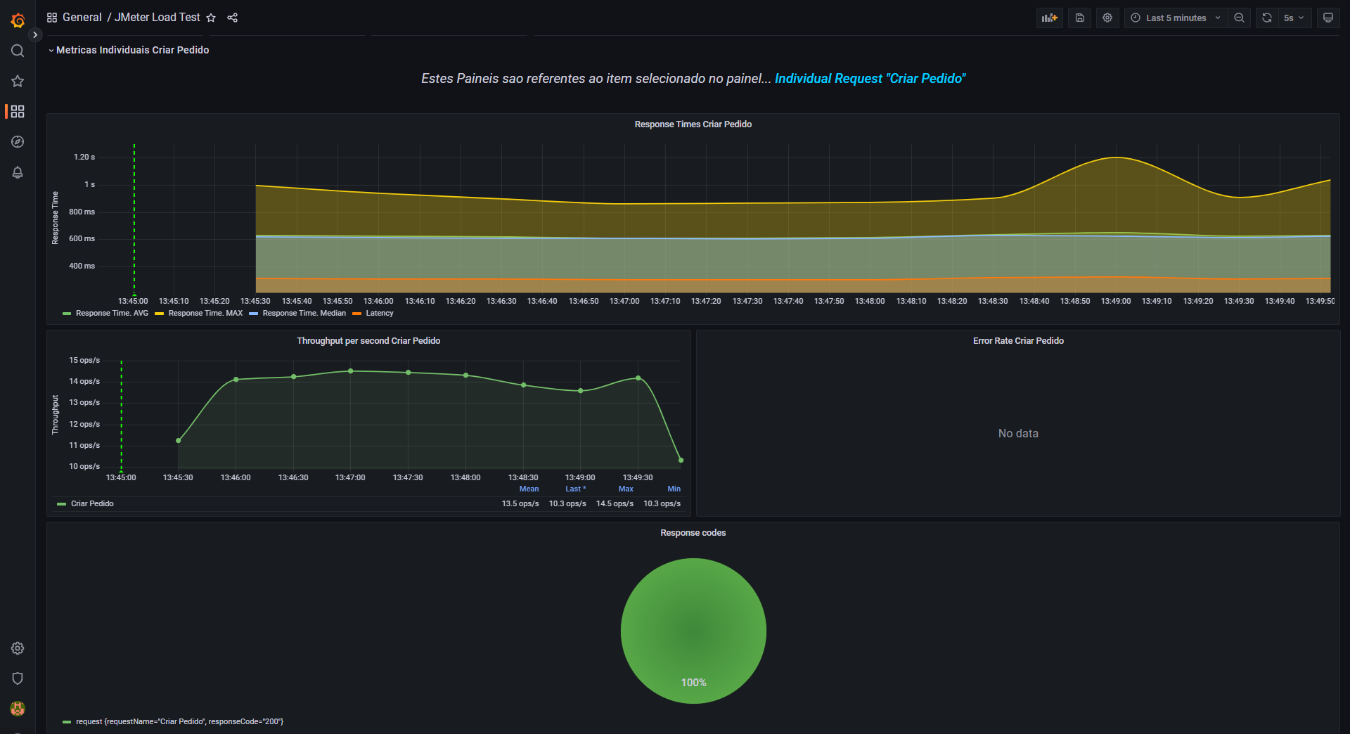
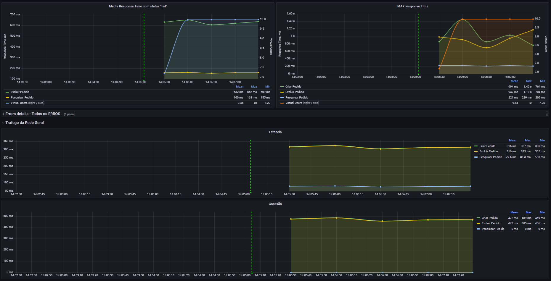
Este DashBoard é para acompanhar testes do Jmeter LIVE
Este dashboard é baseado no Report gerado no final do teste do Jmeter via CMD, mas para monitoração via grafana.
Data source config
Collector config:
Upload an updated version of an exported dashboard.json file from Grafana
| Revision | Description | Created | |
|---|---|---|---|
| Download |
