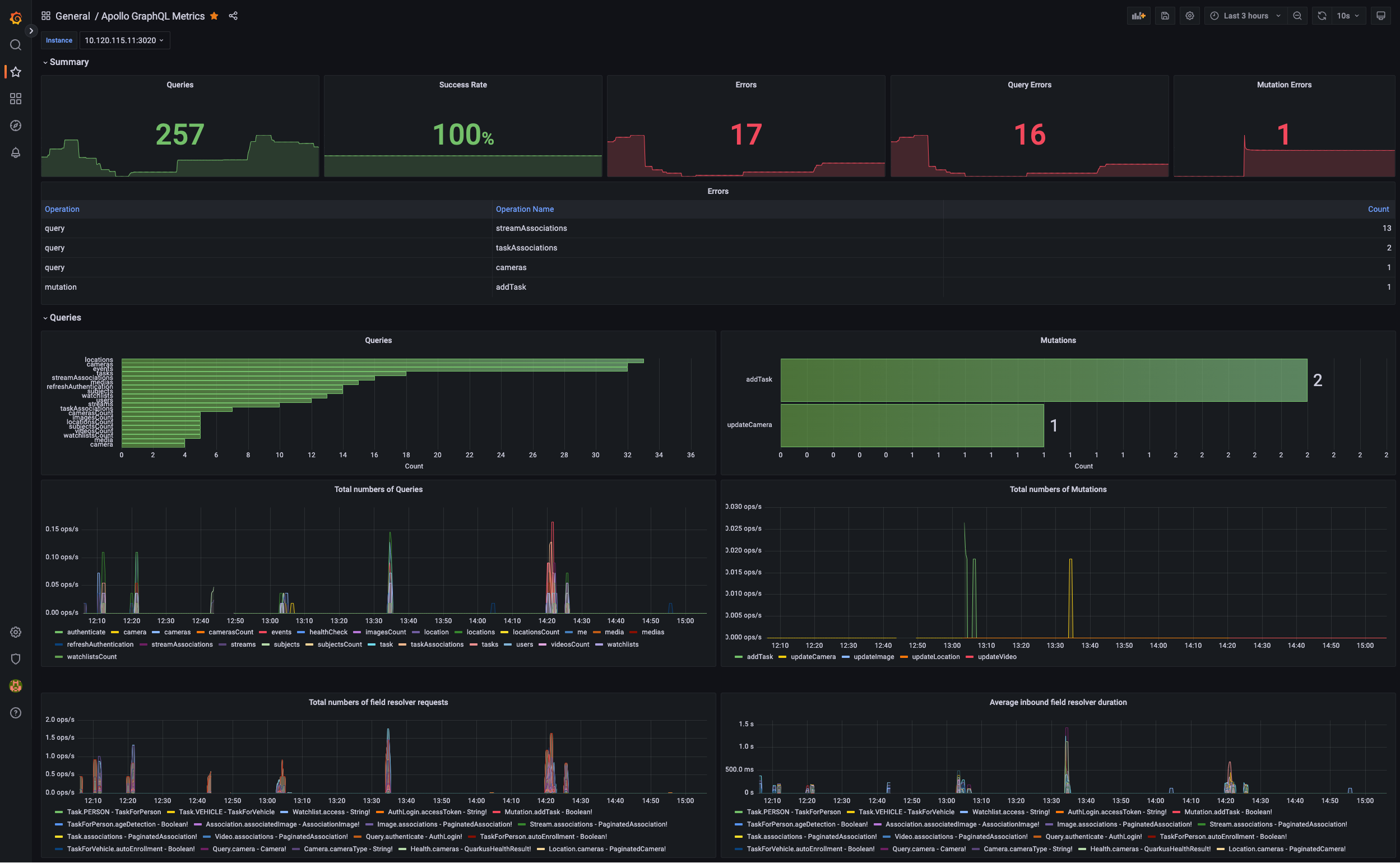
Apollo GraphQL Metrics
Apollo GraphQL metrics. Mutations/errors/operations.
Data source config
Collector config:
Upload an updated version of an exported dashboard.json file from Grafana
| Revision | Description | Created | |
|---|---|---|---|
| Download |
Apollo Server
Easily monitor your deployment of Apollo Server, the open source GraphQL server, with Grafana Cloud's out-of-the-box monitoring solution.
Learn more