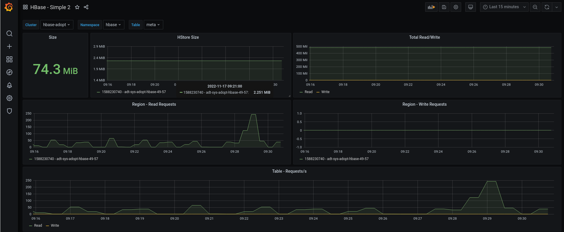
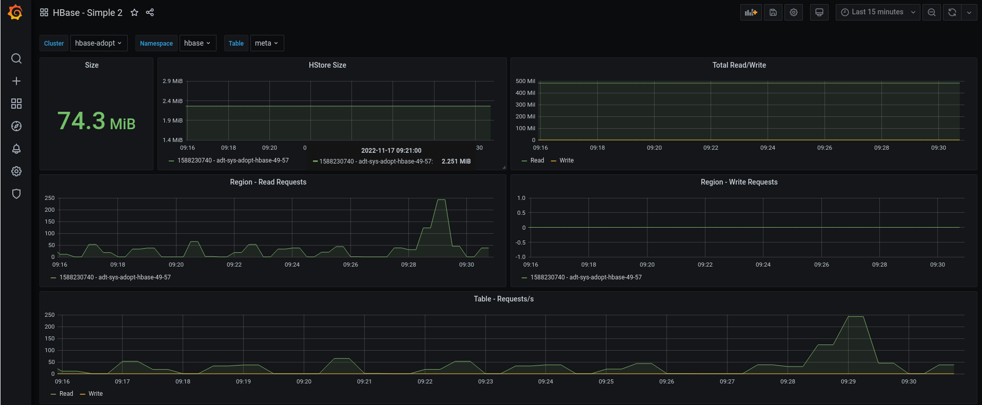
HBase - Requests
Exporter: https://github.com/daiwei233/hbase_exporter
HBase Requests
Exporter: https://github.com/daiwei233/hbase_exporter
Logo by instana.com
About:
- HBase 2.3.6
- Prometheus 2.25.0
- Grafana 7.3.6
Data source config
Collector config:
Upload an updated version of an exported dashboard.json file from Grafana
| Revision | Description | Created | |
|---|---|---|---|
| Download |
Apache HBase
Easily monitor Apache HBase, an open source non-relational distributed database, with Grafana Cloud's out-of-the-box monitoring solution.
Learn more