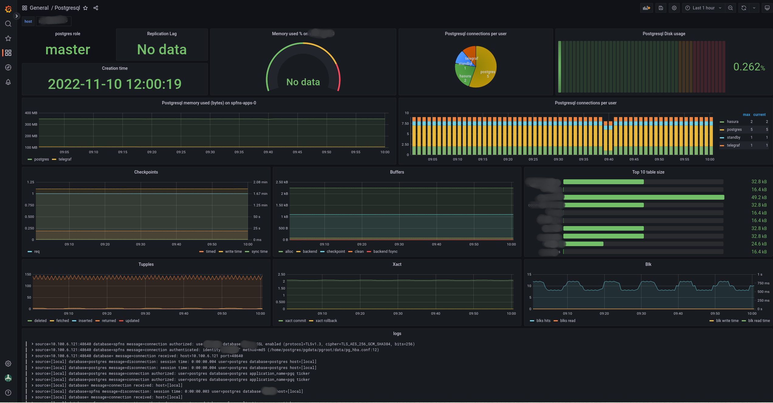
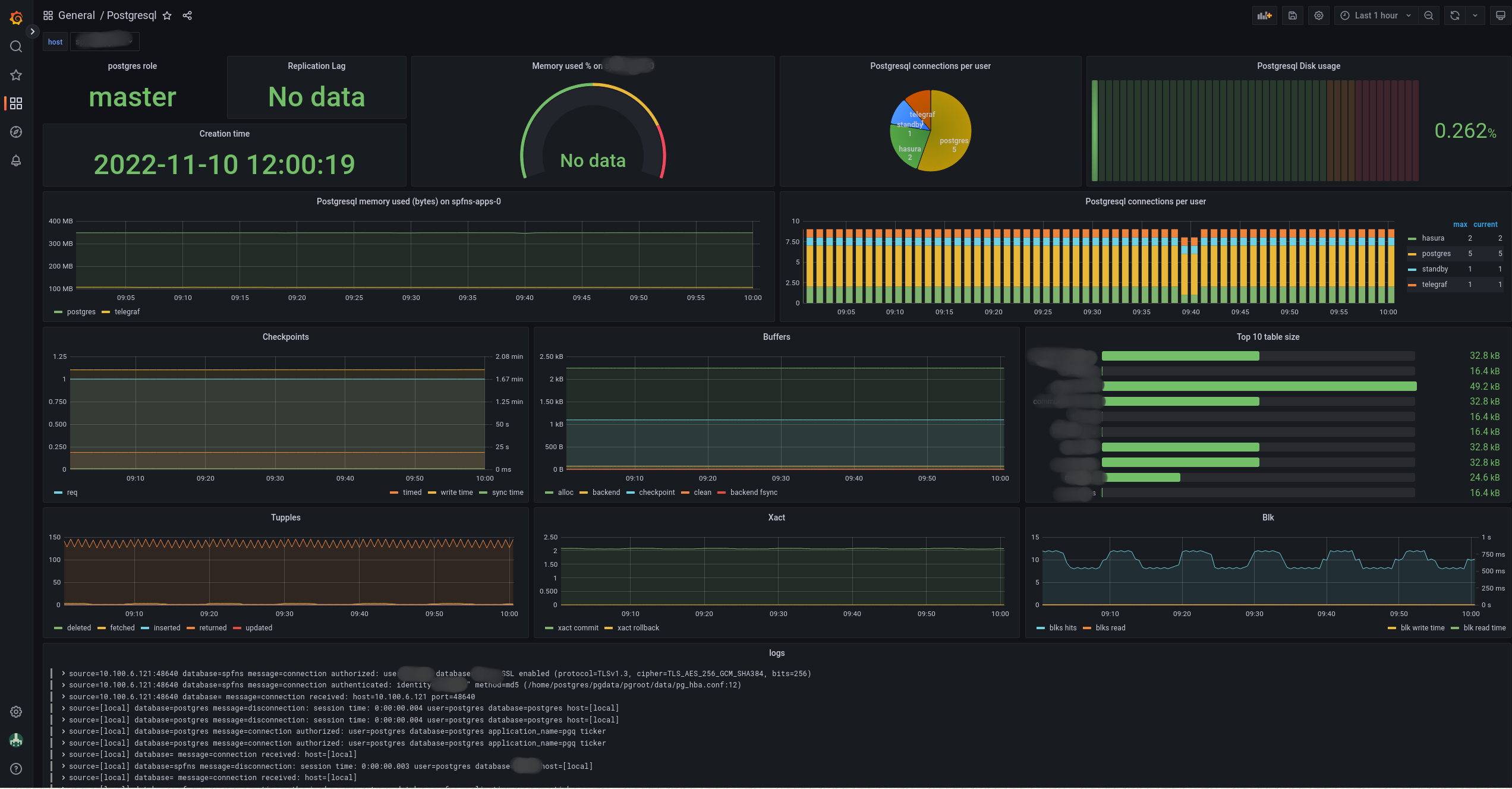
Postgresql
Postgresql dashboard for prometheus datasource with telegraf exporter + loki datasource.
expose postgresql metrics to prometheus format with telegraf. Also scrape postgresql logs with loki from telegraf tail plugin. This can be used to monitor postgresql instances managed by a zalando postgresql oeprator with a telegraf sidecar.
Data source config
Collector config:
Upload an updated version of an exported dashboard.json file from Grafana
| Revision | Description | Created | |
|---|---|---|---|
| Download |
PostgreSQL
Easily monitor your deployment of PostgreSQL, the open source relational database, with Grafana Cloud's out-of-the-box monitoring solution.
Learn more