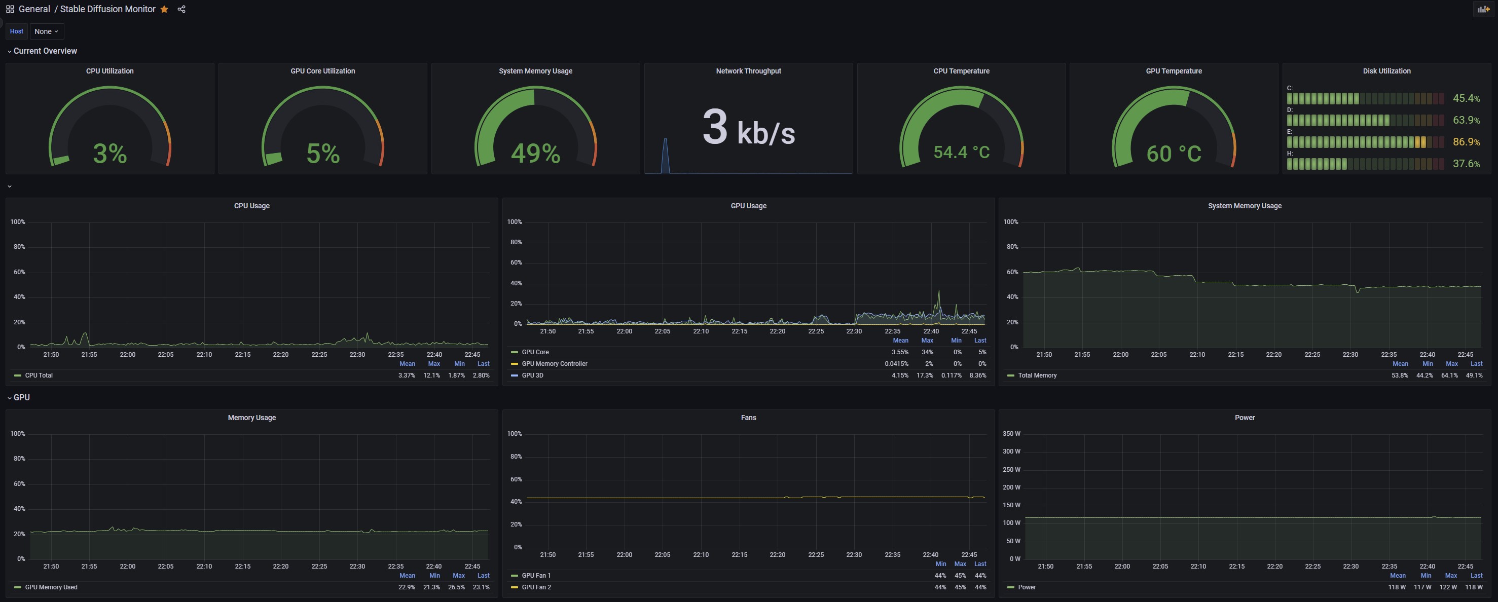
Stable Diffusion Monitor
A dashboard for monitoring a Windows Desktop/Gaming PC. Using Prometheus, windows_exporter, and OhmGraphite.
This dashboard uses the following exporters:
windows_exporter: https://github.com/prometheus-community/windows_exporter
OhmGraphite: https://github.com/nickbabcock/OhmGraphite
Note: instances values are set manually due to same host, different ports.
Data source config
Collector config:
Upload an updated version of an exported dashboard.json file from Grafana
| Revision | Description | Created | |
|---|---|---|---|
| Download |
