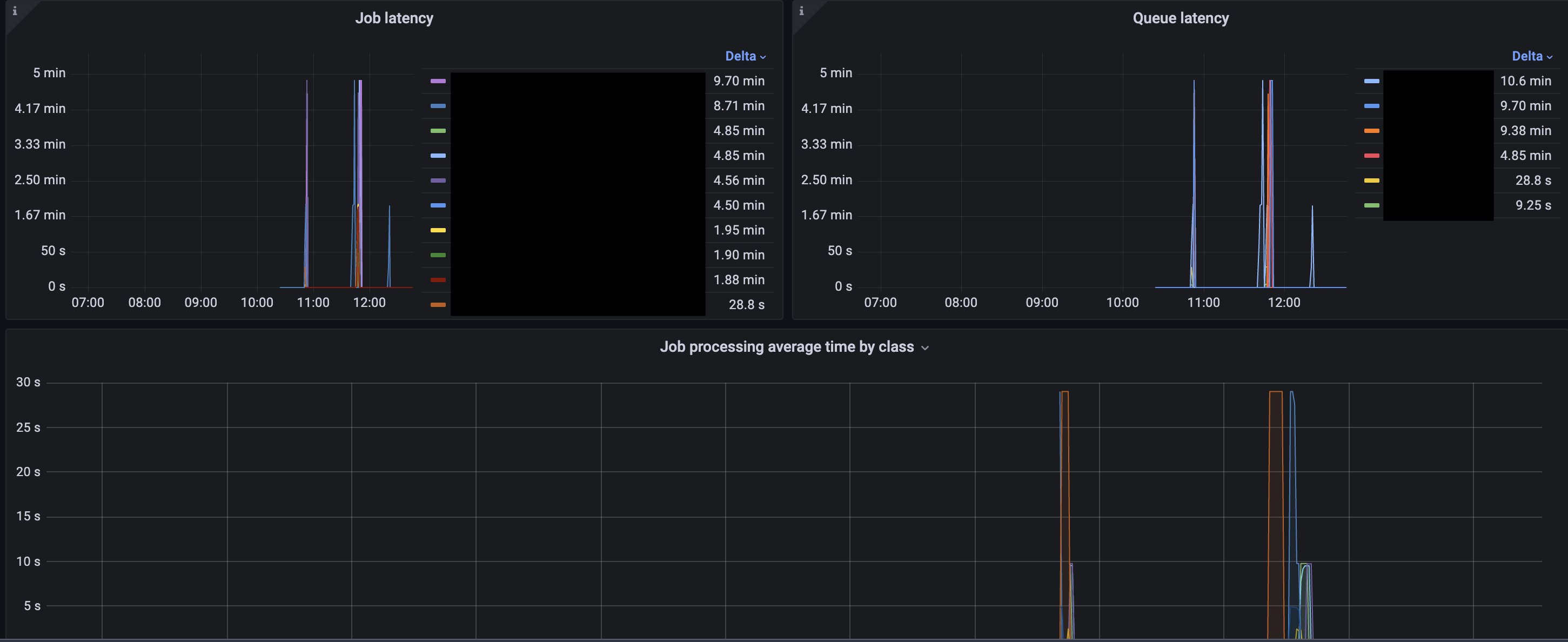
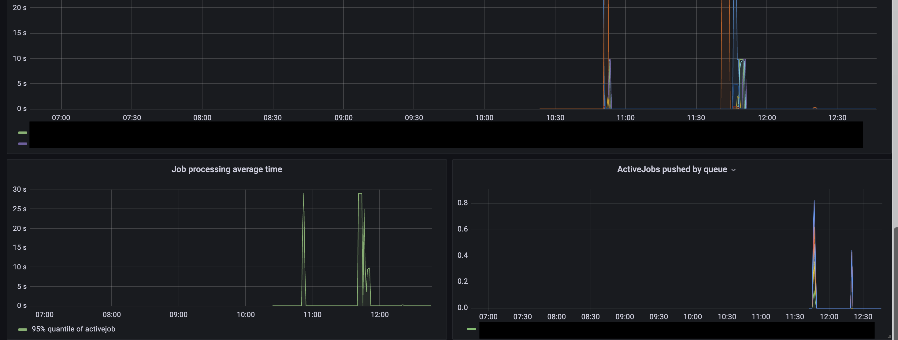
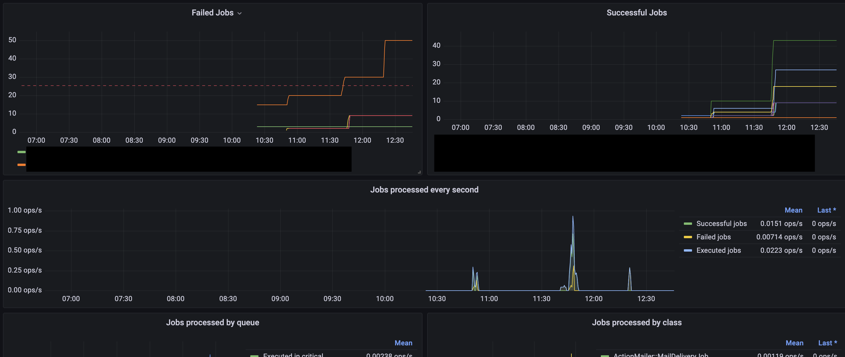
Yabeda ActiveJob
Example dashboard for metrics provided by yabeda-activejob gem for monitoring rails activejobs.
See yabeda-activejob for more details
Data source config
Collector config:
Upload an updated version of an exported dashboard.json file from Grafana
| Revision | Description | Created | |
|---|---|---|---|
| Download |
