Kvrocks Multiple instances
Kvrocks Metrics Monitor
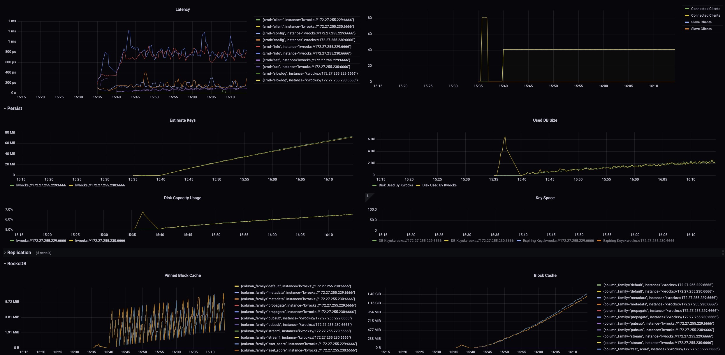
You can view multiple kvrocks instance monitoring information in batches in this monitor
Data source config
Collector type:
Collector plugins:
Collector config:
Revisions
Upload an updated version of an exported dashboard.json file from Grafana
| Revision | Description | Created | |
|---|---|---|---|
| Download |