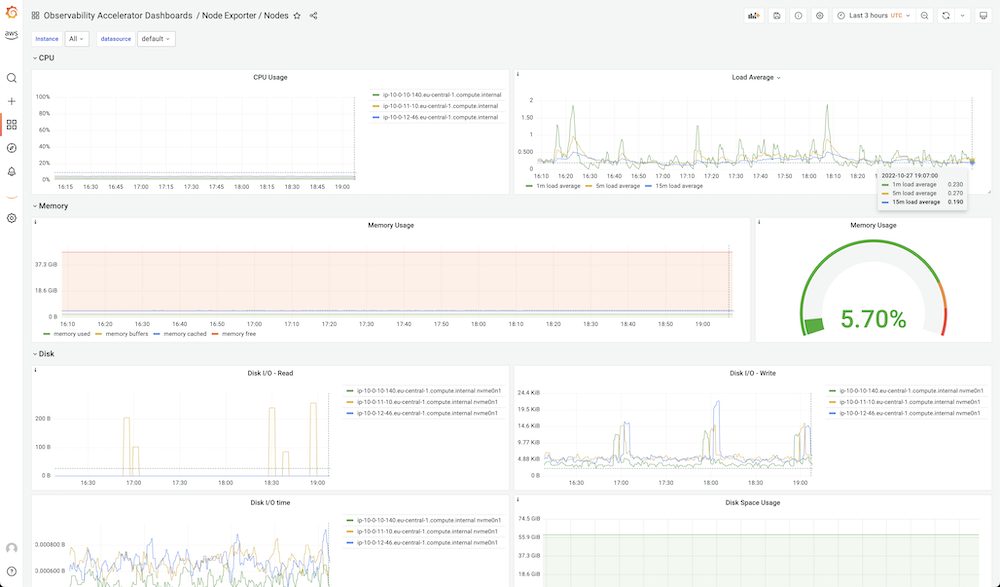
EKS Node Exporter
Node Exporter / Nodes
This dashboard is part of the AWS Observability Accelerator and enables you to monitor EKS nodes based on Prometheus metrics from the Node Exporter.
For an automated end-to-end setup based on Terraform as well as to provide feedback or report an issue with the dashboard, please visit the AWS Observability Accelerator GitHub repo.
Data source config
Collector config:
Upload an updated version of an exported dashboard.json file from Grafana
| Revision | Description | Created | |
|---|---|---|---|
| Download |
Linux Server
Monitor Linux with Grafana. Easily monitor your Linux deployment with Grafana Cloud's out-of-the-box monitoring solution.
Learn more