Synology DashBoard
A Dashboard to monitor Synology NAS
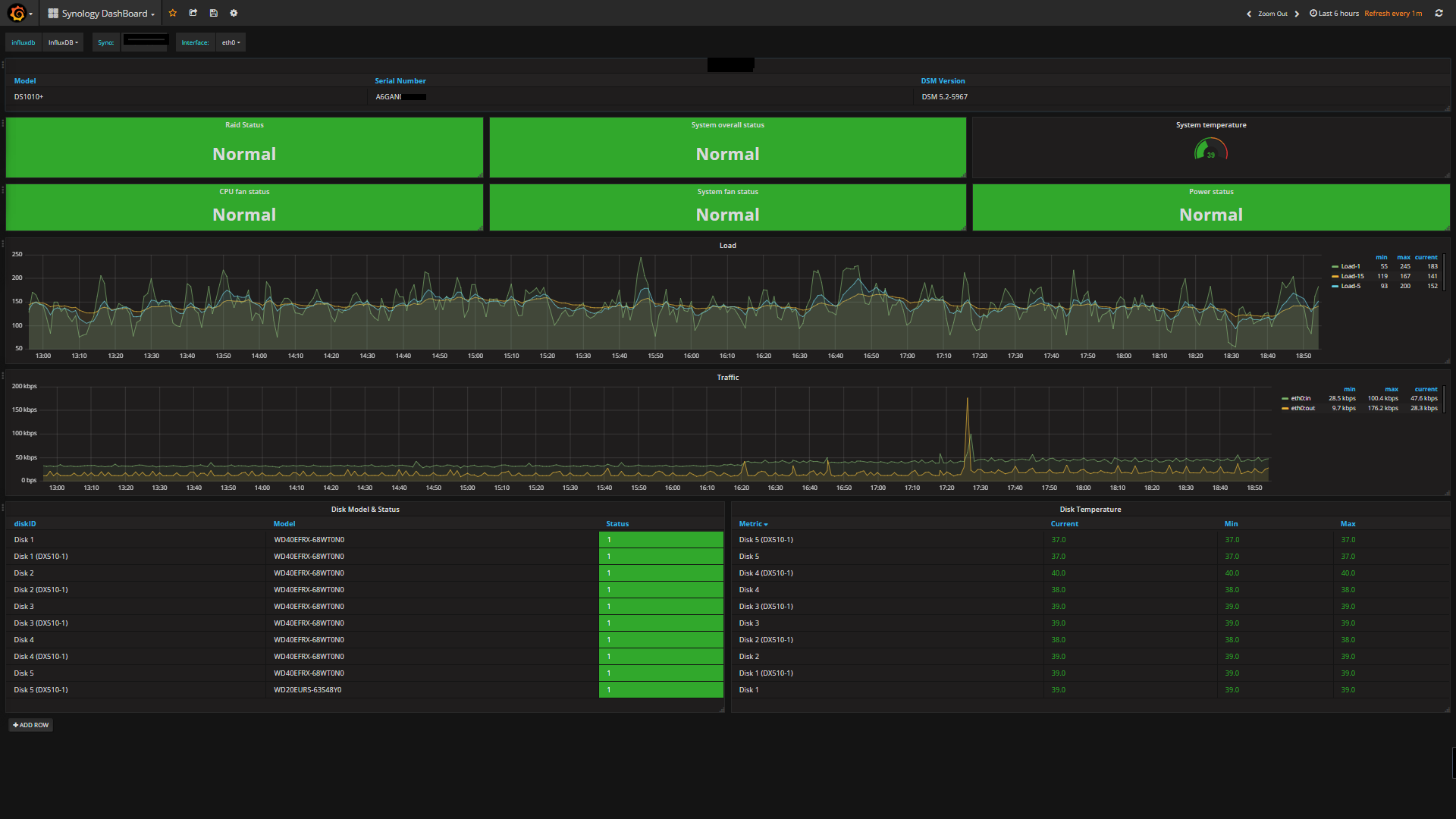
Dashboard for monitoring of Synology NAS via SNMP.
The Telegraf collector configuration is MIB-based so all of the required MIBs you will need and the telegraf configuration files are available in https://github.com/jperillo/Synology_dashboard_grafana
Data source config
Collector config:
Upload an updated version of an exported dashboard.json file from Grafana
| Revision | Description | Created | |
|---|---|---|---|
| Download |
