nextractplus_v41_SSP
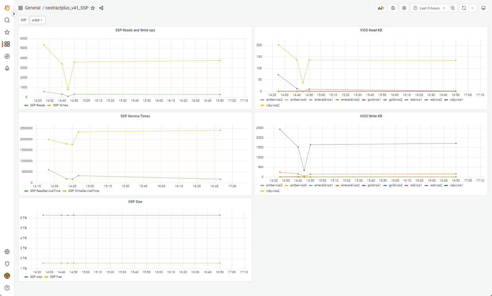
Shared Storage Pools performance and size data. This could be (on demand) extended into the details of each VIOS in the SSP and even each disk (but fairly insane data volumes)!
collector is free and downloadable from here https://www.ibm.com/support/pages/node/6405910 Written in Python to extract the data from the Power systems HMC via the REST API - PCM.
Data source config
Collector config:
Upload an updated version of an exported dashboard.json file from Grafana
| Revision | Description | Created | |
|---|---|---|---|
| Download |
