nextractplus_v41_energy
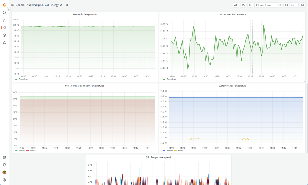
nextractplus version 41 for energy = Watts and temperatures from CPU cores, planar and inlet
Collector download free can be found here https://www.ibm.com/support/pages/node/6405910 It is in Python and gets the data from th HMC PCM REST API. Only Scale-out servers work for energy stats.
Data source config
Collector config:
Upload an updated version of an exported dashboard.json file from Grafana
| Revision | Description | Created | |
|---|---|---|---|
| Download |
