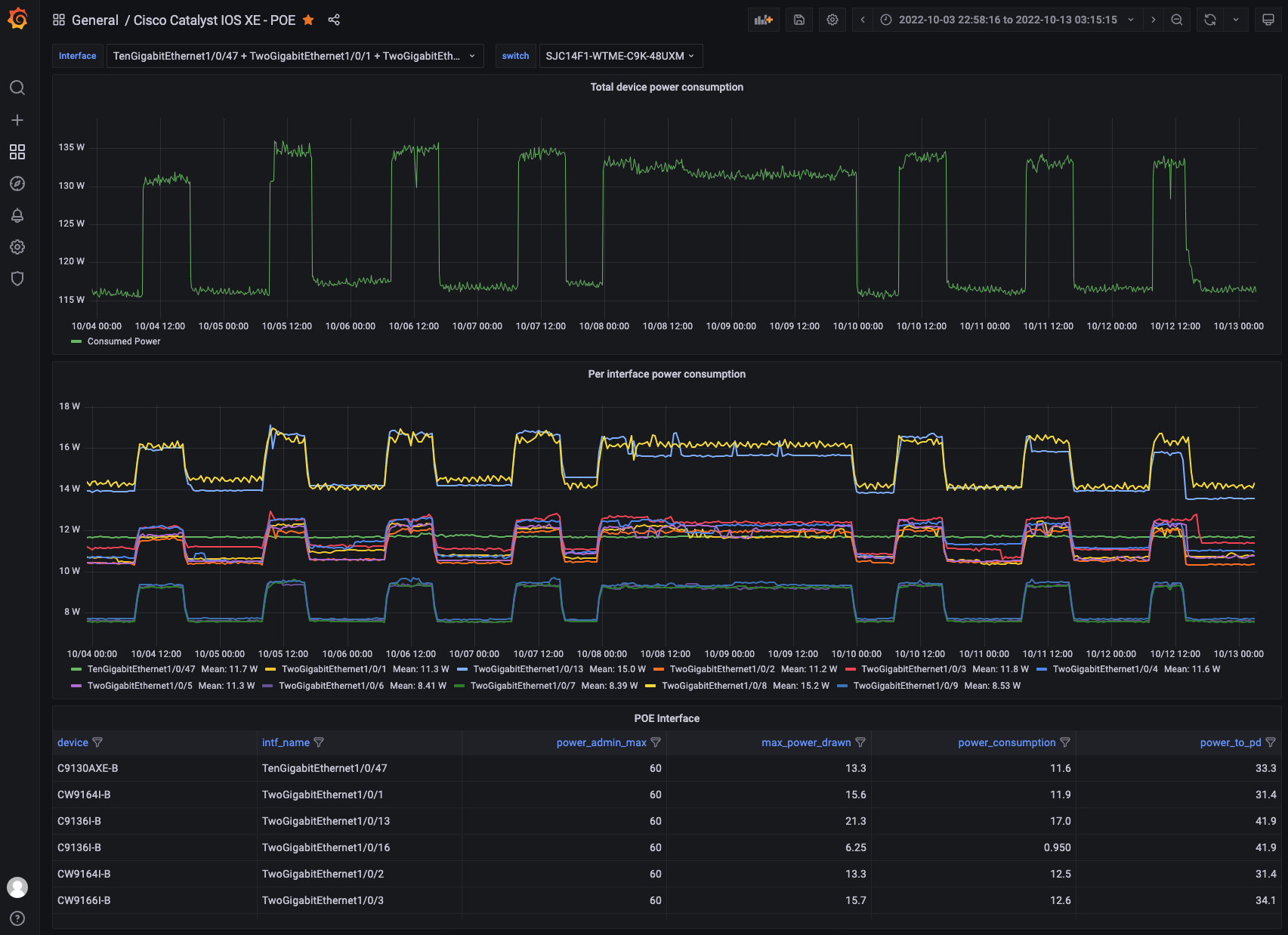
Cisco Catalyst POE
Cisco Catalyst Model Driven Telemetry (MDT) Power Over Ethernet (POE) dashboard
See details at https://github.com/jeremycohoe/cisco-mdt-poe/
Data source config
Collector config:
Upload an updated version of an exported dashboard.json file from Grafana
| Revision | Description | Created | |
|---|---|---|---|
| Download |
