Tapo smart plug monitoring
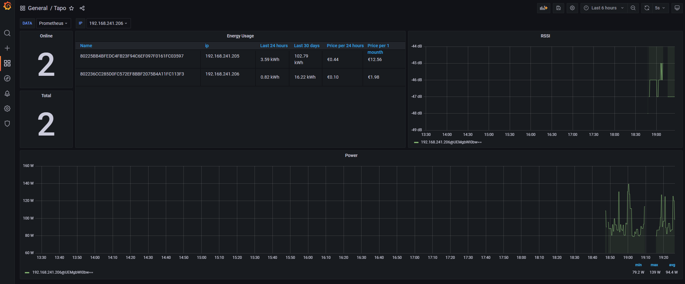
Smart Plug metrics for TP-Link Tapo P110 Energy Monitoring Dashboard has: energy usage, current power consumption, wifi signal and state More information: https://github.com/miroRucka/tapo-smartplug
Data source config
Collector config:
Upload an updated version of an exported dashboard.json file from Grafana
| Revision | Description | Created | |
|---|---|---|---|
| Download |
