Trivy Operator / Image Vulnerability
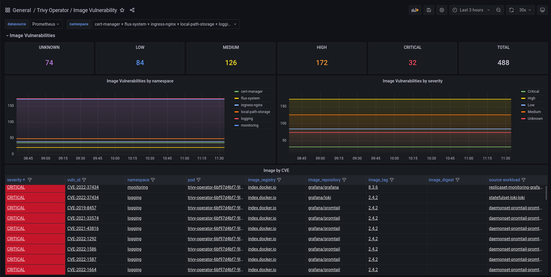
Monitore Trivy Image Vulnerabilities. Based on https://grafana.com/grafana/dashboards/17080-trivy-image-vulnerabilities/ and https://grafana.com/grafana/dashboards/16652-trivy-operator-reports/.
Data source config
Collector config:
Upload an updated version of an exported dashboard.json file from Grafana
| Revision | Description | Created | |
|---|---|---|---|
| Download |
