Minecraft Singleplayer
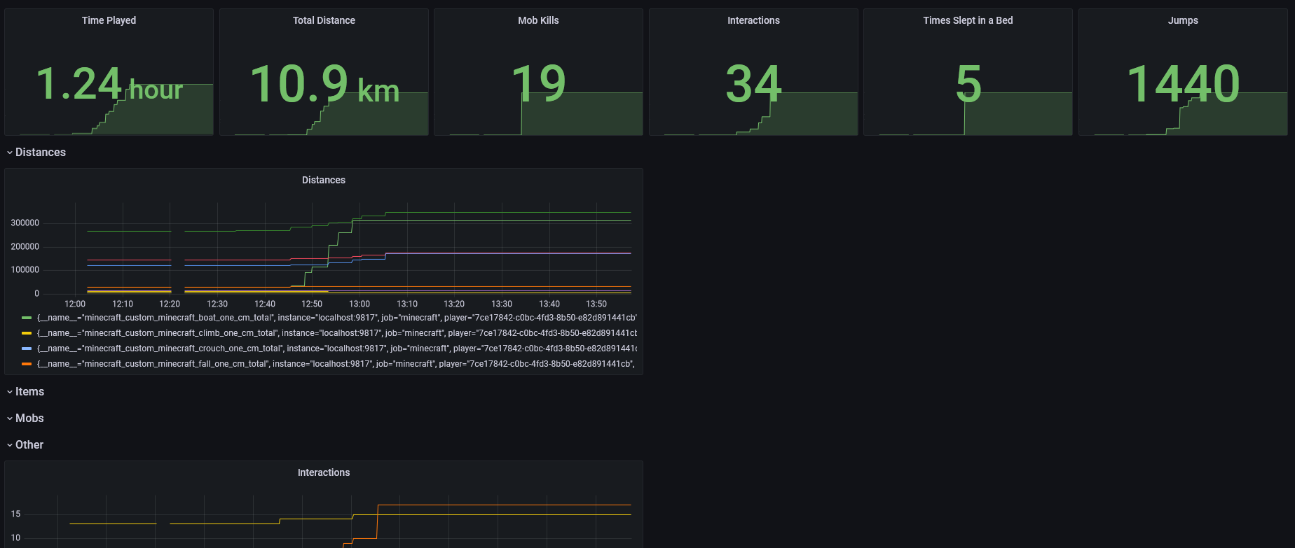
Minecraft Prometheus Dashboard
Details are available here: https://github.com/BogdanPetrov/minecraft_exporter
Data source config
Collector config:
Upload an updated version of an exported dashboard.json file from Grafana
| Revision | Description | Created | |
|---|---|---|---|
| Download |
