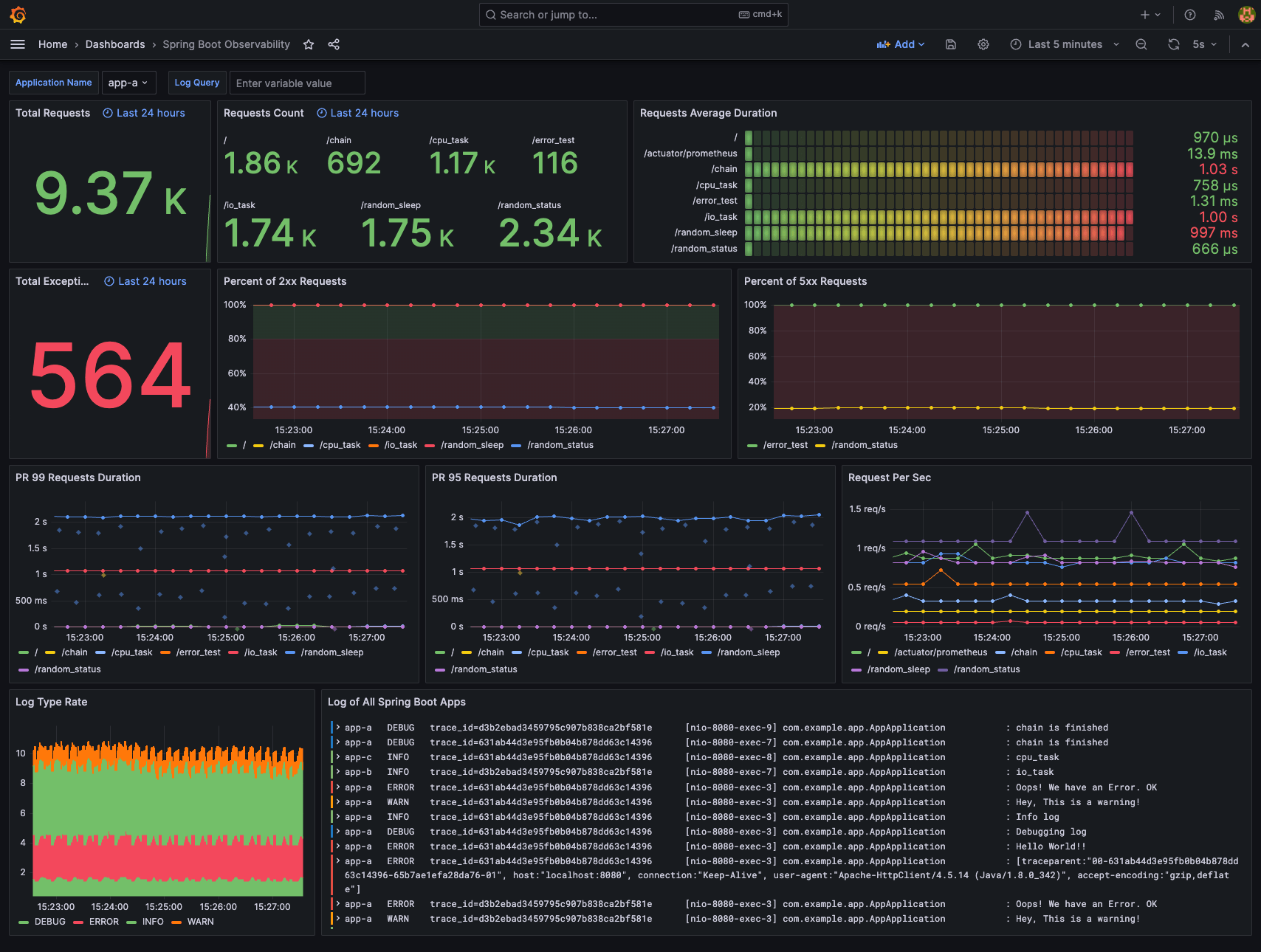
Spring Boot Observability

Spring Boot Observability screenshot 1
Spring Boot Observability screenshot 2
Spring Boot Observability screenshot 3
Spring Boot Observability screenshot 4

Observe the Spring Boot application with three pillars of observability on Grafana:

  1. Traces with Tempo and OpenTelemetry Instrumentation for Java
  2. Metrics with Prometheus, Spring Boot Actuator, and Micrometer
  3. Logs with Loki and Logback

Check more details on the GitHub repository: Spring Boot with Observability.

There is also a FastAPI version: FastAPI with Observability.

Revisions
RevisionDescriptionCreated
Spring Boot

Spring Boot

by Grafana Labs
Grafana Labs solution

Easily monitor Spring Boot with Grafana Cloud's out-of-the-box monitoring solution.

Learn more

Get this dashboard

Import the dashboard template

or

Download JSON

Datasource
Dependencies