CrateDB Monitoring
CrateDB cluster monitoring, including application-specific and general host-level metrics
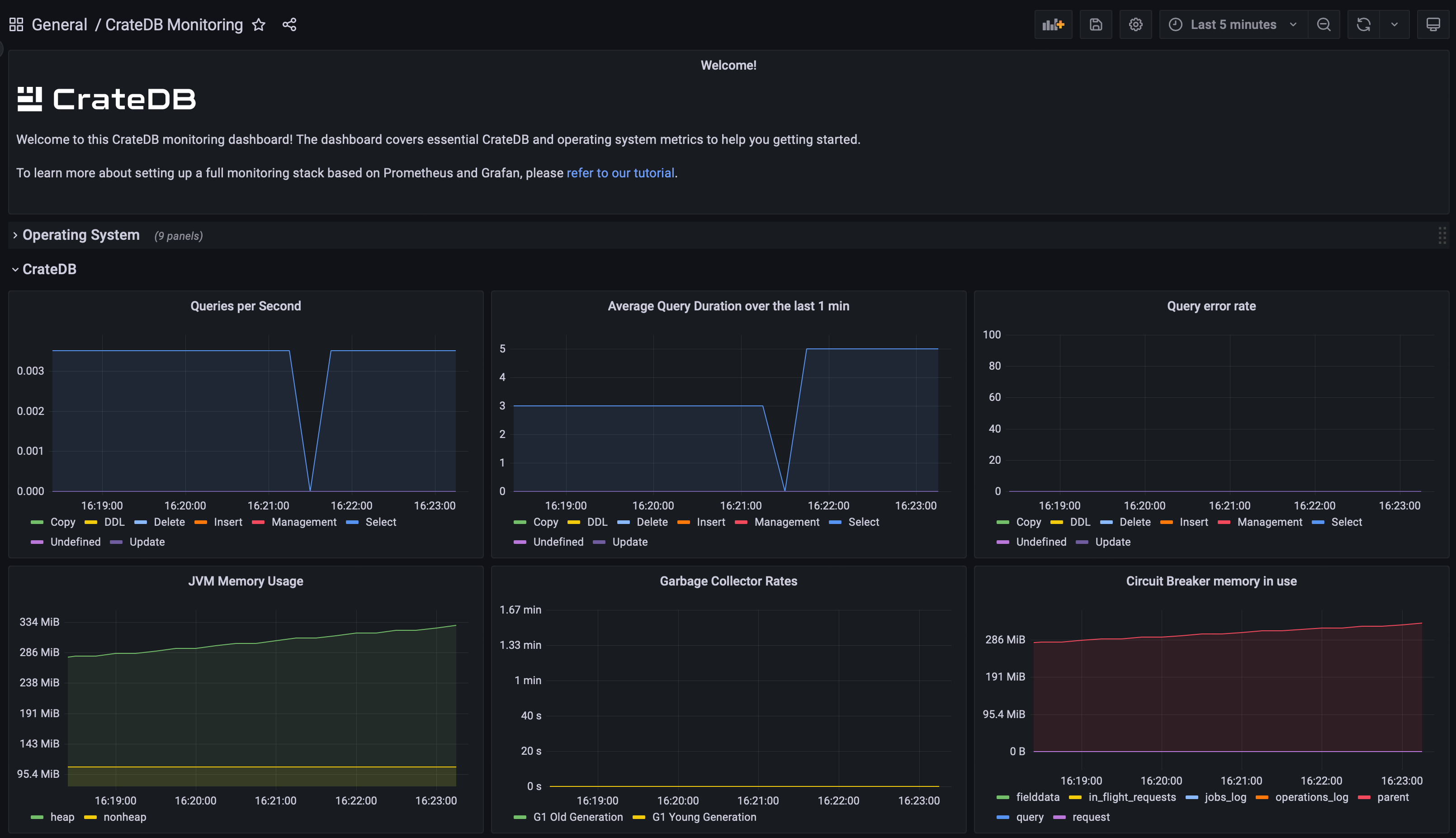
This dashboard includes all important metrics to monitor a CrateDB cluster. It is particularly useful when setting up your own on-premise CrateDB cluster.
It connects to a Prometheus data source which collects data from various sources:
- Crate JMX Exporter: A Java Agent that exposes CrateDB-specific JMX MBean metrics over HTTP
- Prometheus SQL Exporter: Extracts in-depth CrateDB cluster metrics by connecting via the PostgreSQL protocol
- Prometheus Node Exporter: Collects standard operating system metrics
A complete tutorial on integrating all services is available in the Crate community.
Data source config
Collector config:
Upload an updated version of an exported dashboard.json file from Grafana
| Revision | Description | Created | |
|---|---|---|---|
| Download |
