Processor Counter Monitor (PCM) Dashboard
Processor Counter Monitor (PCM) Sensor Server Dashboard
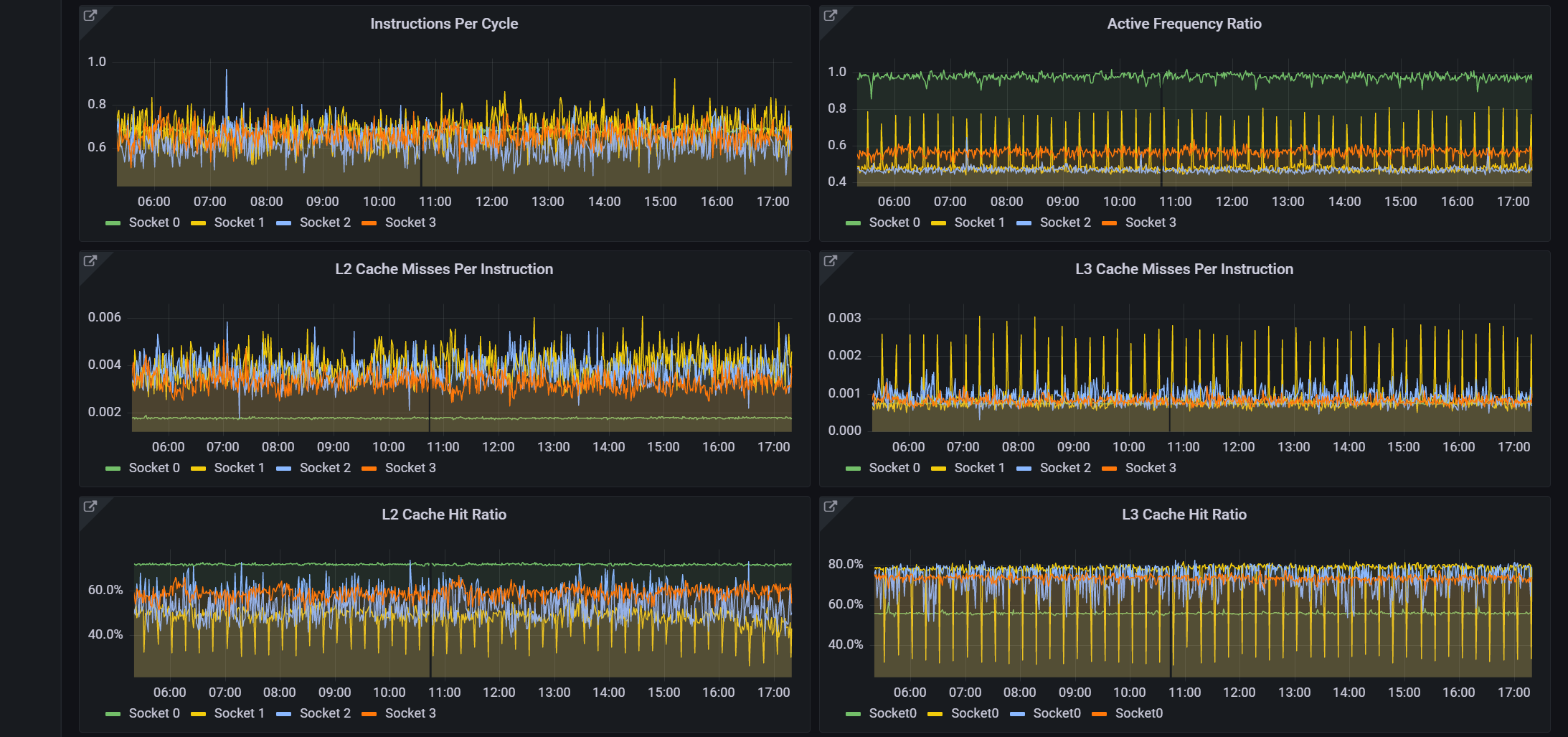
This dashboard displays Intel CPU metrics collected from pcm-sensor-server via a metric endpoint added to Prometheus.
Data source config
Collector config:
Upload an updated version of an exported dashboard.json file from Grafana
| Revision | Description | Created | |
|---|---|---|---|
| Download |
