Spring Boot & Endpoint Metrics 2.0

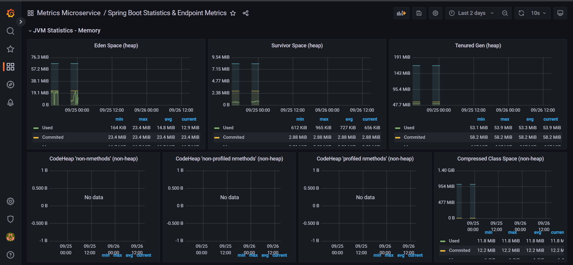
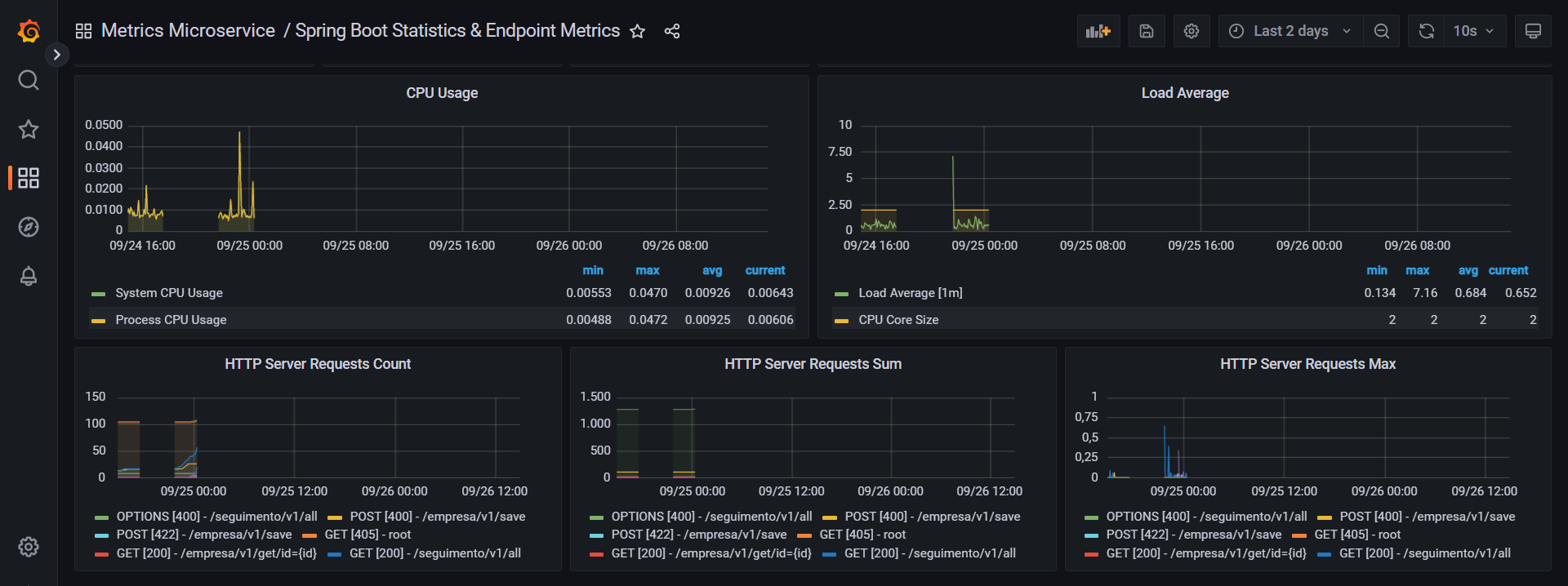
Métricas de Quantidade de request de sucesso, erro, warning, spring data, entity, resilience retry, CPU e memória e outros, esse dash foi corrigido alguns erros que foi publicado na versão anterior.

Spring Boot & Endpoint Metrics 2.0 screenshot 1
Spring Boot & Endpoint Metrics 2.0 screenshot 2
Spring Boot & Endpoint Metrics 2.0 screenshot 3
The Spring Boot & Endpoint Metrics 2.0 dashboard uses the prometheus data source to create a Grafana dashboard with the gauge, graph, piechart and stat panels.
Revisions
RevisionDescriptionCreated
Metrics Endpoint (Prometheus)

Metrics Endpoint (Prometheus)

by Grafana Labs
Grafana Labs solution

Easily monitor any Prometheus-compatible and publicly accessible metrics URL with Grafana Cloud's out-of-the-box monitoring solution.

Learn more

Get this dashboard

Import the dashboard template

or

Download JSON

Datasource
Dependencies