OnlyOffice Document Server Statsd exporter
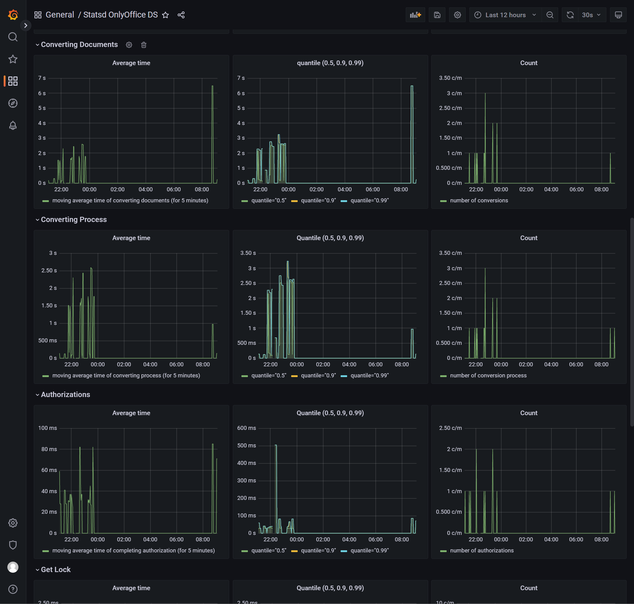
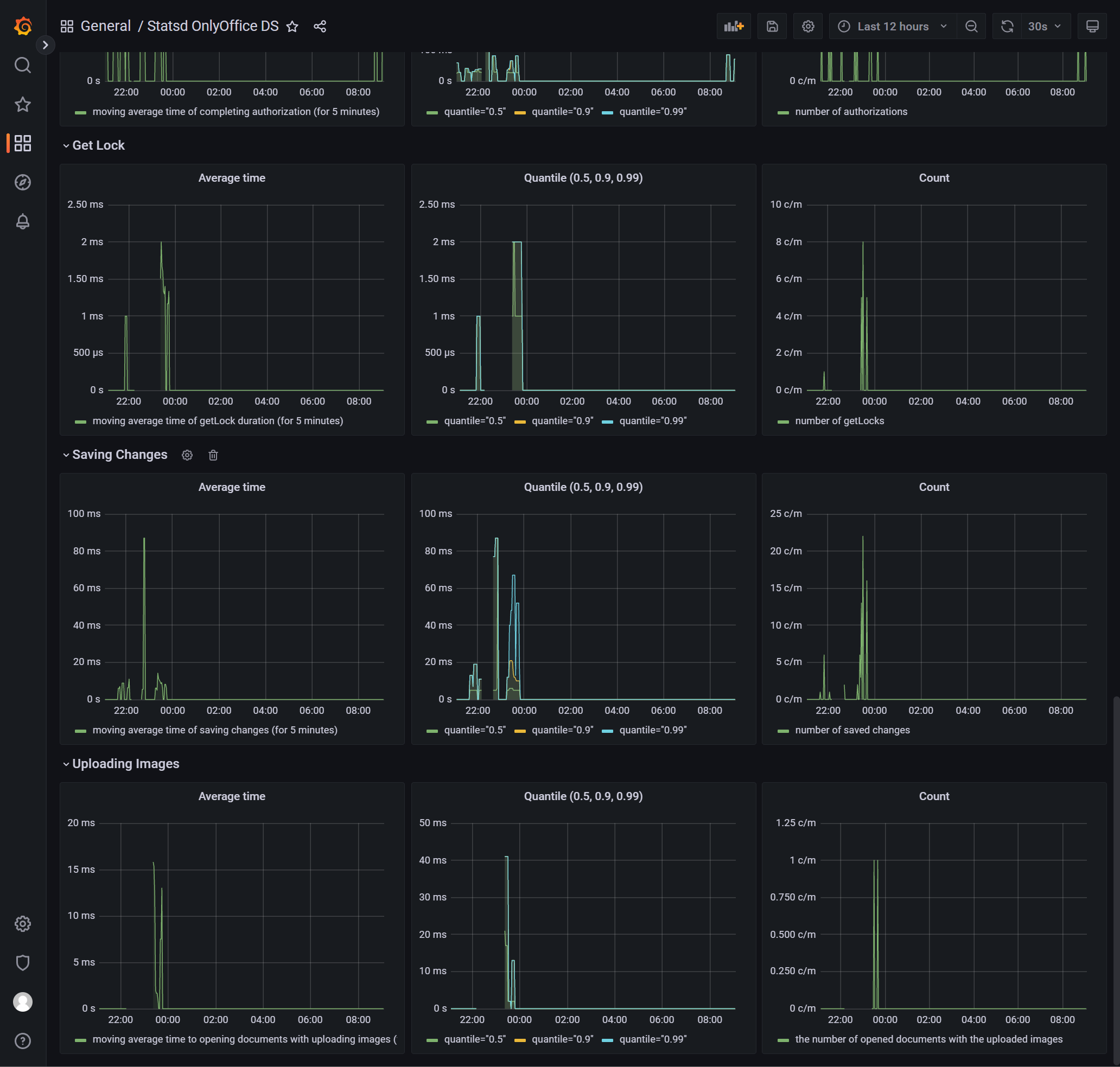
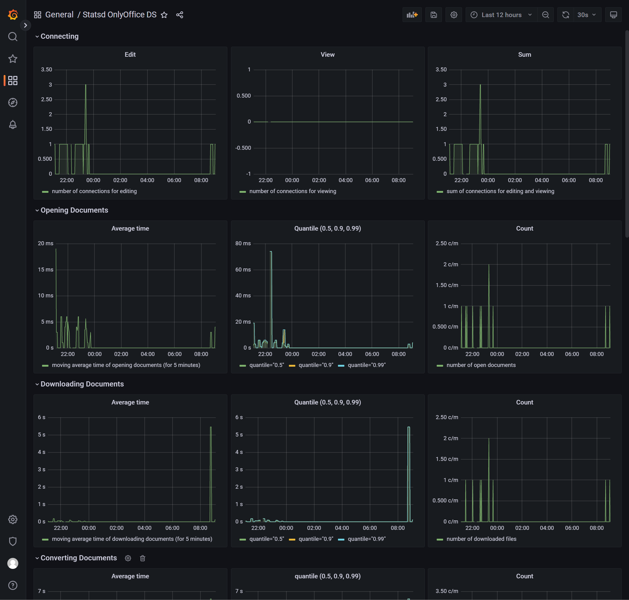
Monitoring OnlyOffice Document Server via Statsd
Modified based on https://raw.githubusercontent.com/ONLYOFFICE/Kubernetes-Docs/master/sources/metrics/documentserver-statsd-exporter.json
OnlyOffice Document Server Container Deployment and Monitoring Tutorial: https://www.yaoge123.com/blog/archives/2992
Data source config
Collector config:
Upload an updated version of an exported dashboard.json file from Grafana
| Revision | Description | Created | |
|---|---|---|---|
| Download |
