AIX NMON Individual disks
NMON disks statistics
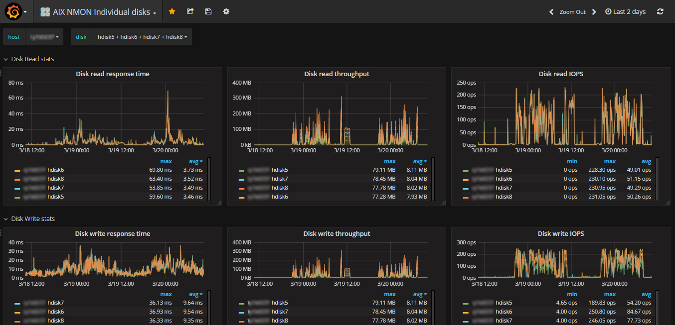
This dashboard focus on disk metrics from AIX NMON files imported in influxdb by nmon2influxdb:
nmon2influxdb import aixserver.nmon
Full documentation available at: http://nmon2inflxudb.org
Data source config
Collector config:
Upload an updated version of an exported dashboard.json file from Grafana
| Revision | Description | Created | |
|---|---|---|---|
| Download |
