Freenas Corral
Overview of FreeNAS Corral Server
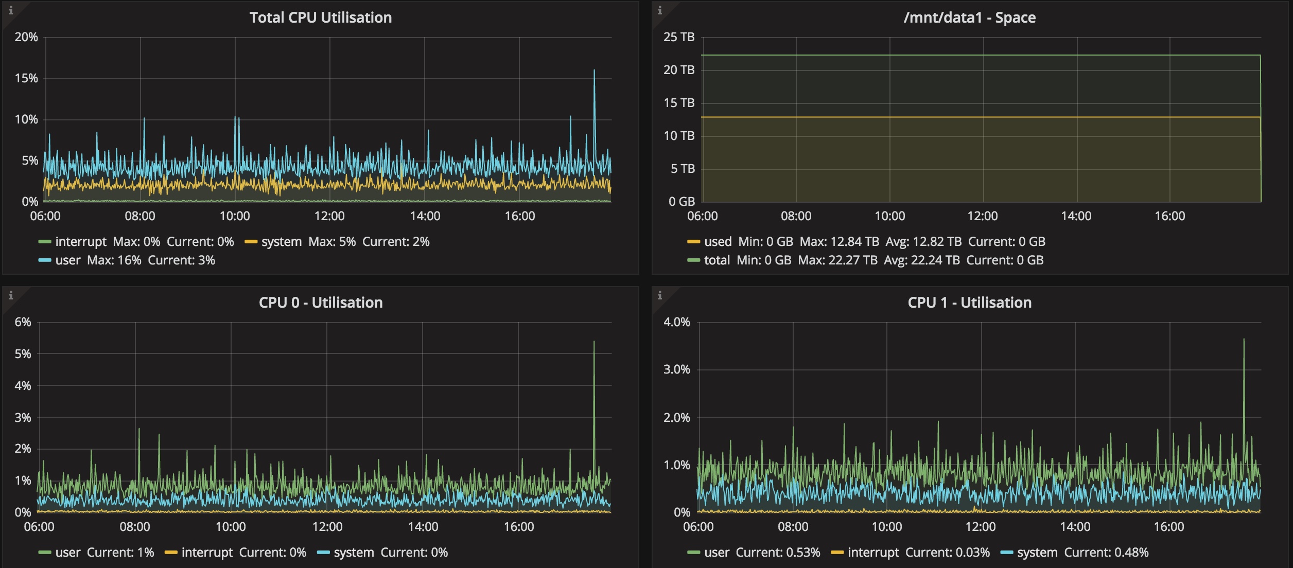
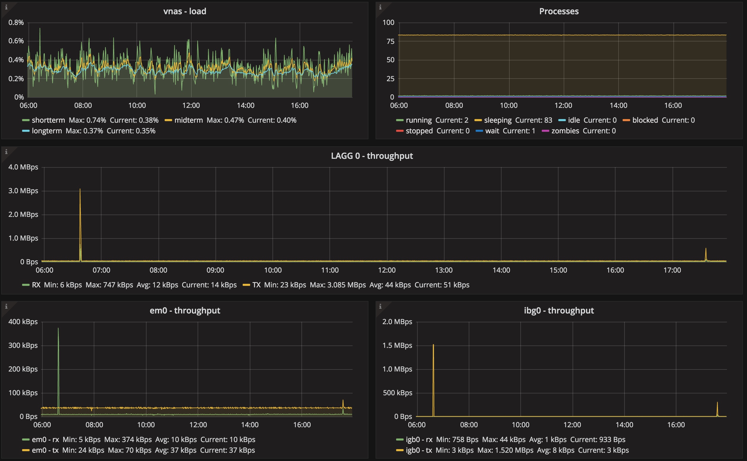
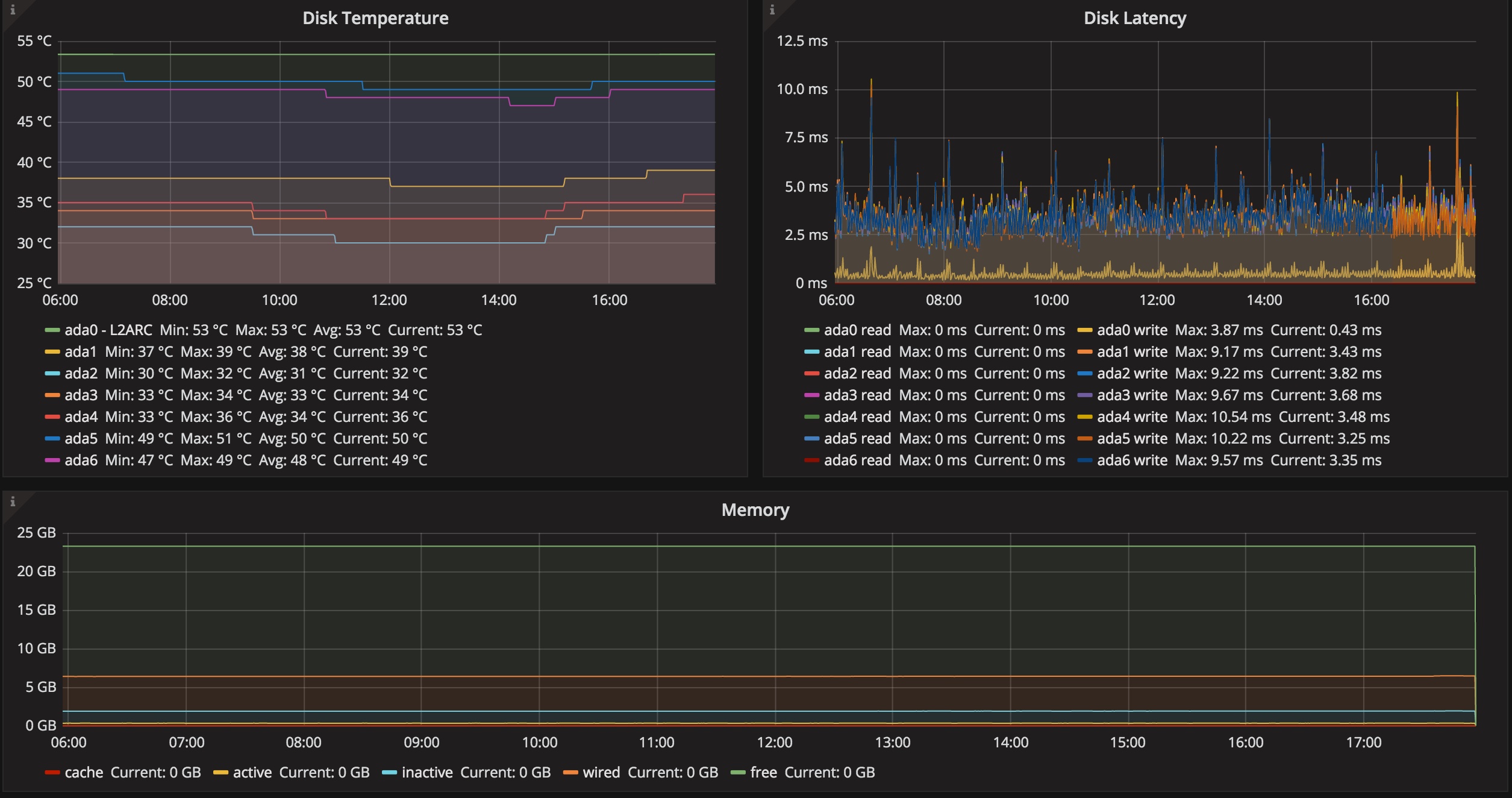
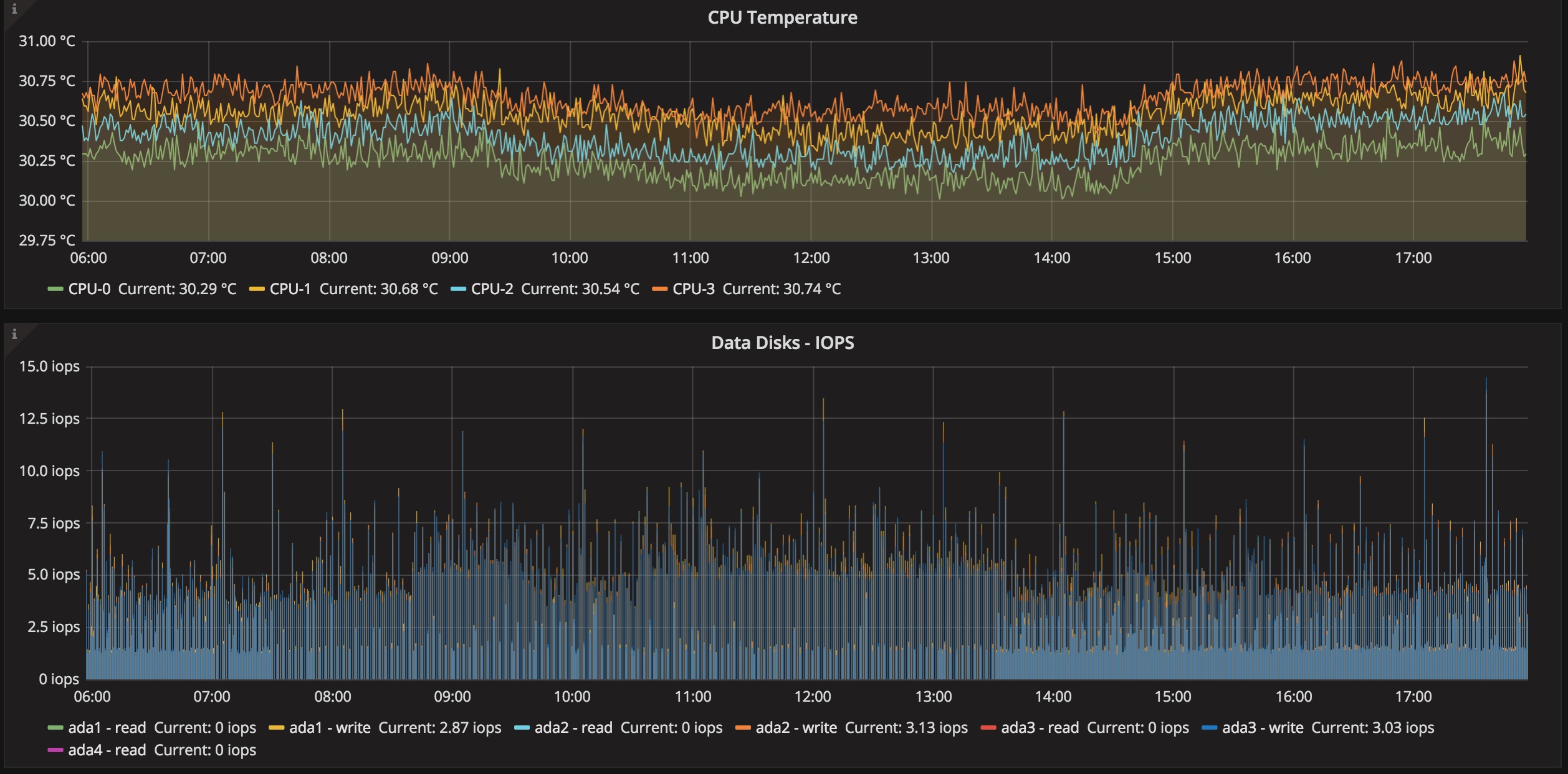
This is a dashboard to display data from Freenas Corral sending data to influxdb’s graphite collector
Data source config
Collector config:
Upload an updated version of an exported dashboard.json file from Grafana
| Revision | Description | Created | |
|---|---|---|---|
| Download |
