1. PowerScale Cluster Overview
Initial dashboard to provide a quick overview of how the cluster is working.
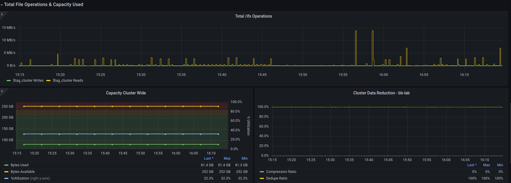
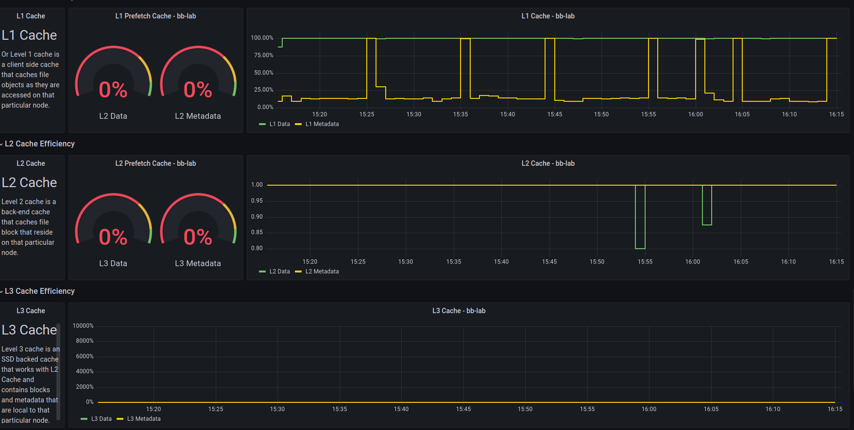
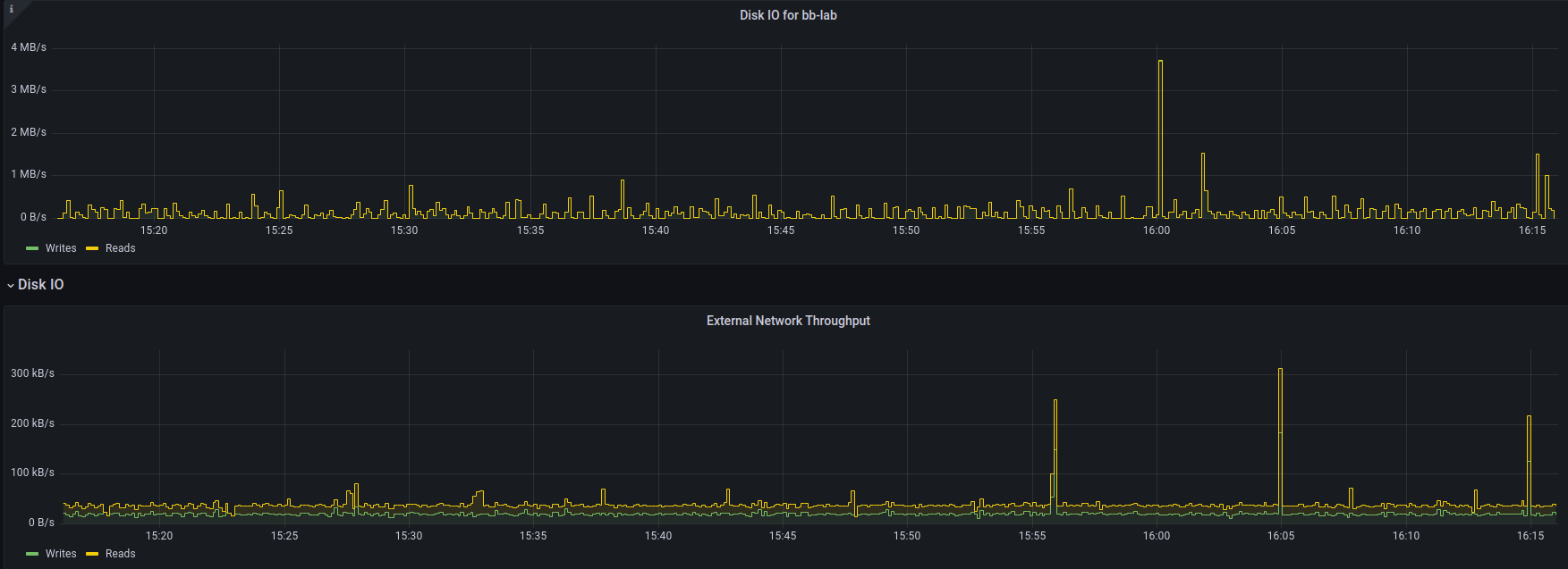
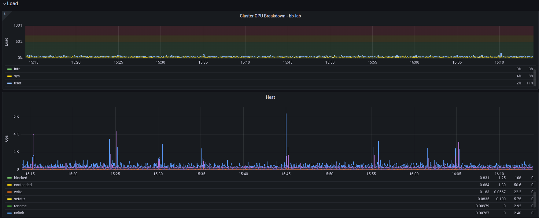
This is base dashboard 1. This is a great place to start your analysis, and provides quicklook gauges for a quick sanity check. Part of the Isilon Data Insights connector package. There are several flavors of it: Original is here: https://github.com/Isilon/isilon_data_insights_connector Next Gen: https://github.com/tenortim/gostats Containerized: https://github.com/j-sims/idi
Data source config
Collector config:
Upload an updated version of an exported dashboard.json file from Grafana
| Revision | Description | Created | |
|---|---|---|---|
| Download |
