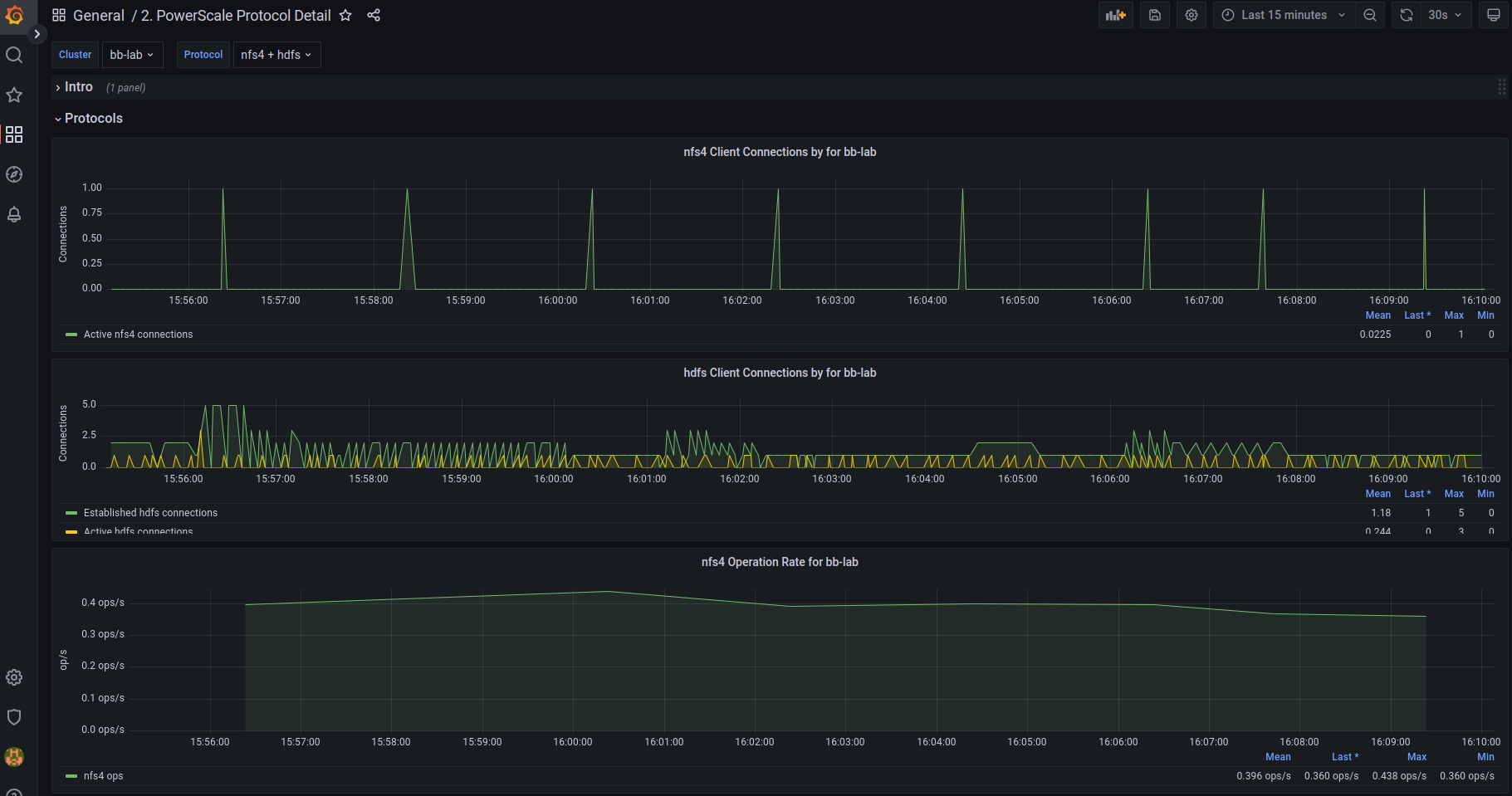
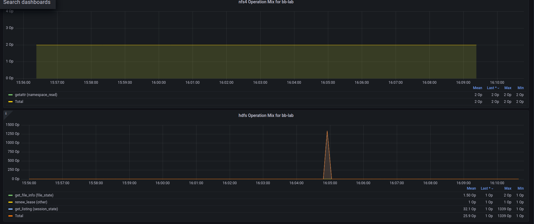
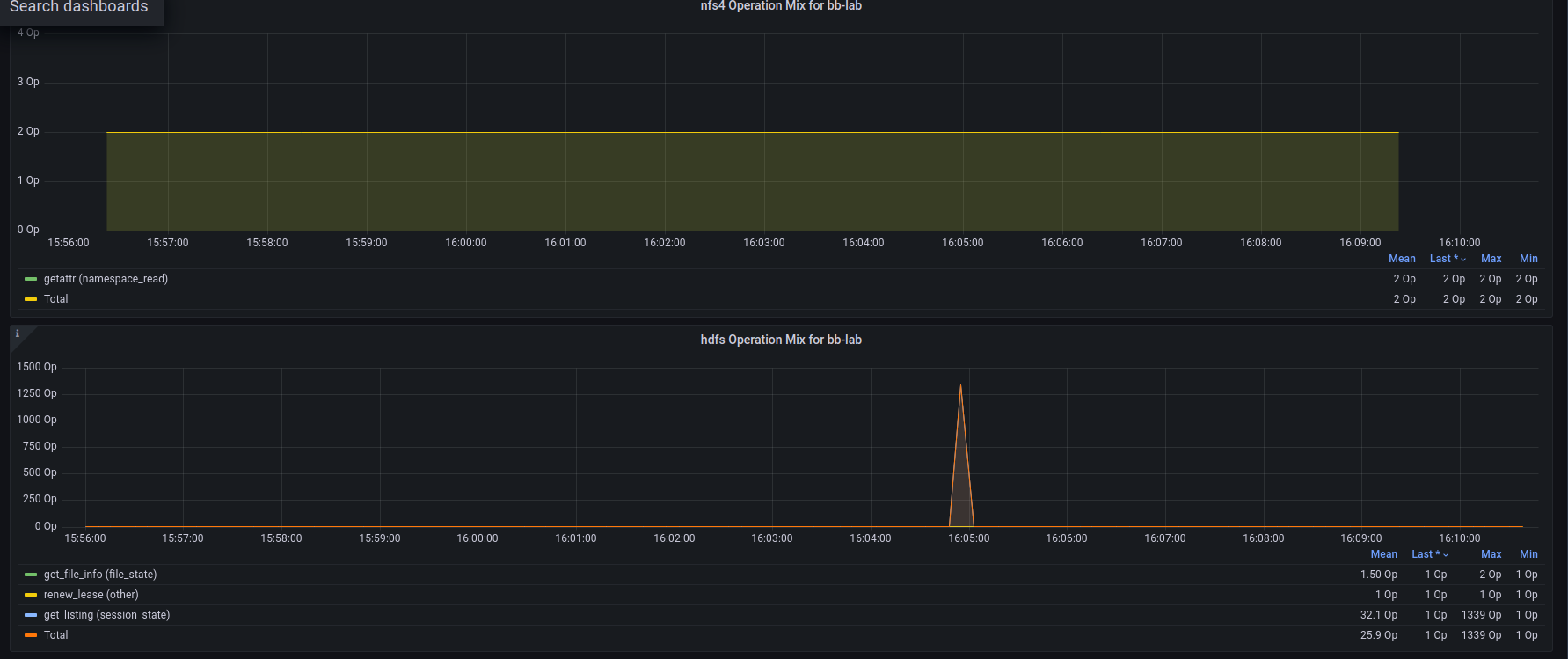
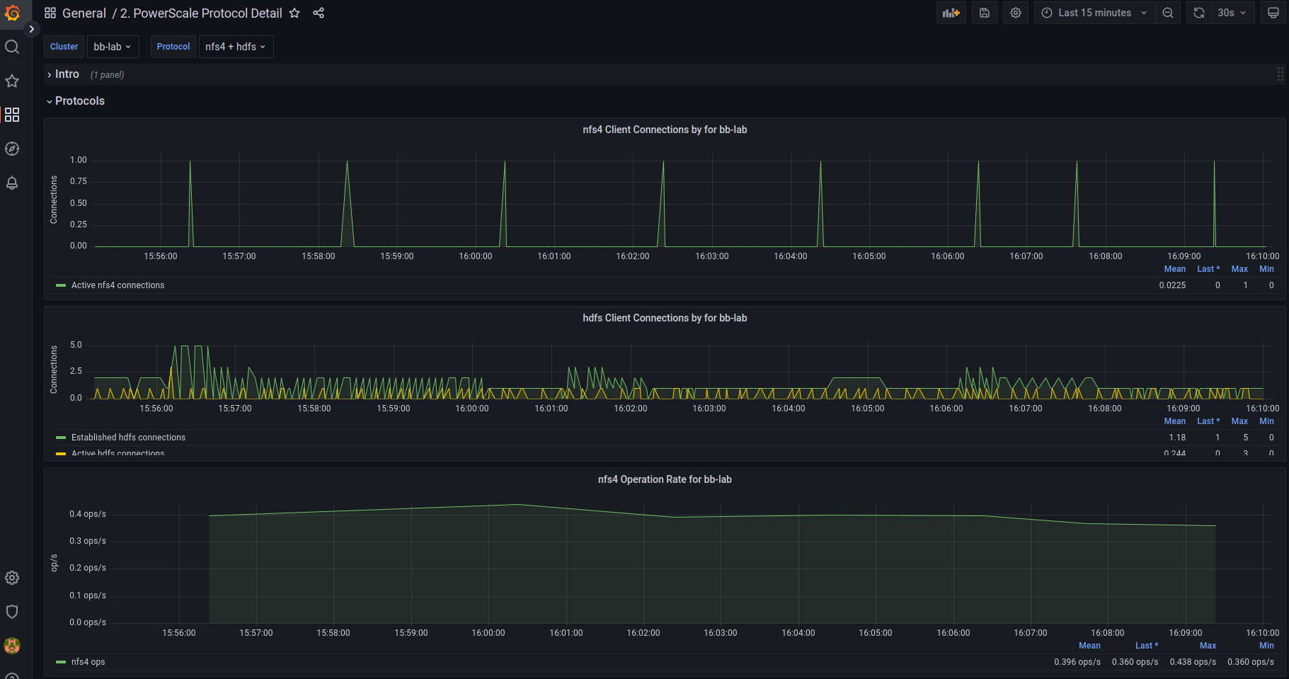
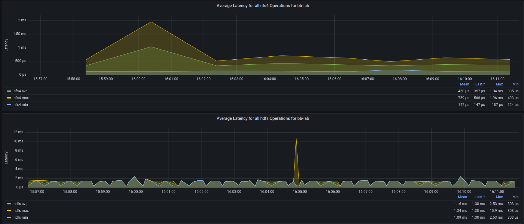
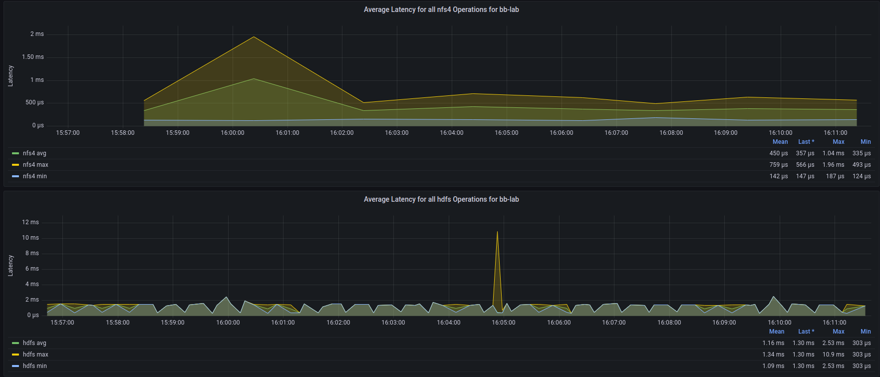
2. PowerScale Protocol Detail
Dashboard to provide a protocol specific view of the activity on an Isilon cluster monitored using the Isilon Data Insights Connector available at https://github.com/Isilon/isilon_data_insights_connector.
This is base dashboard 2. This dashboard is useful when protocol specific details are necessary. Part of the Isilon Data Insights connector package. There are several flavors of it: Original is here: https://github.com/Isilon/isilon_data_insights_connector Next Gen: https://github.com/tenortim/gostats Containerized: https://github.com/j-sims/idi
Data source config
Collector config:
Upload an updated version of an exported dashboard.json file from Grafana
| Revision | Description | Created | |
|---|---|---|---|
| Download |
