Kabelmodem Leitungsqualität + Ping Status
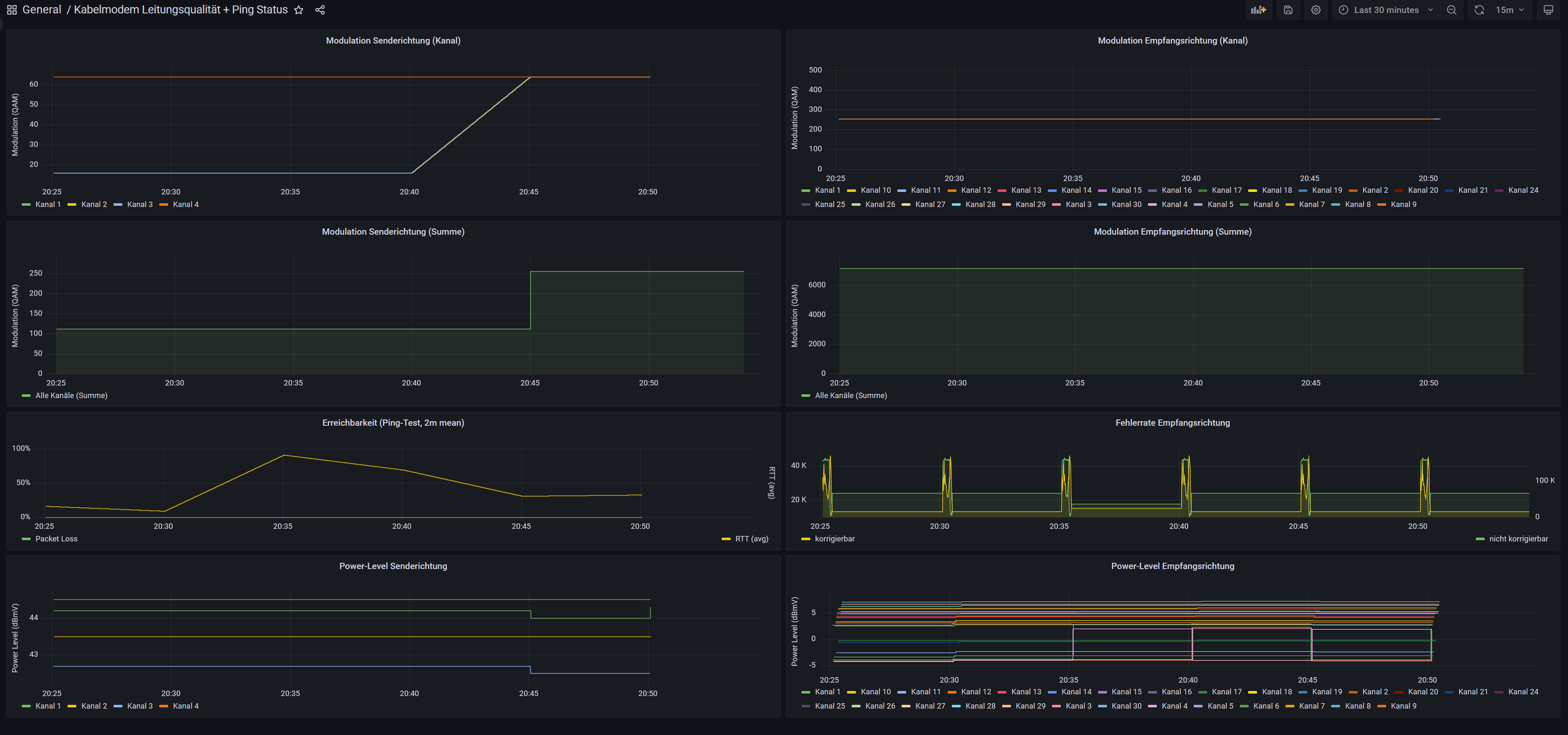
Monitor Kabel-Fritzbox as in c't magazin 19/22, but with use of InfluxQL, not Flux as query language.
Monitor Kabel-Fritzbox as in c’t magazin 19/22, but with use of InfluxQL, not Flux as query language.
Data source config
Collector config:
Upload an updated version of an exported dashboard.json file from Grafana
| Revision | Description | Created | |
|---|---|---|---|
| Download |
