SLOs for APIs managed by Tyk
Service level indicators (SLIs) and service level objectives (SLOs) for APIs managed by Tyk.
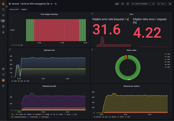
Service level indicators (SLIs) and service level objectives (SLOs) for your APIs managed by Tyk OSS Gateway or Tyk Self-Managed.
Try it yourself with the demo project: https://github.com/TykTechnologies/demo-slo-prometheus-grafana
Data source config
Collector type:
Collector plugins:
Collector config:
Revisions
Upload an updated version of an exported dashboard.json file from Grafana
| Revision | Description | Created | |
|---|---|---|---|
| Download |