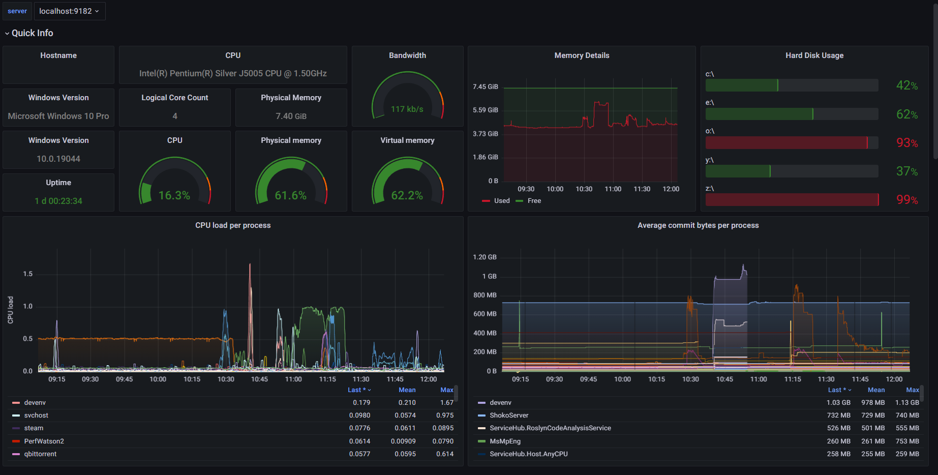
Home Server
A dashboard for my low power windows home server.
Hopefully will be a usefull resource for people to make their own dashboards.
What you need for it to work :
- Use an interval of 5s
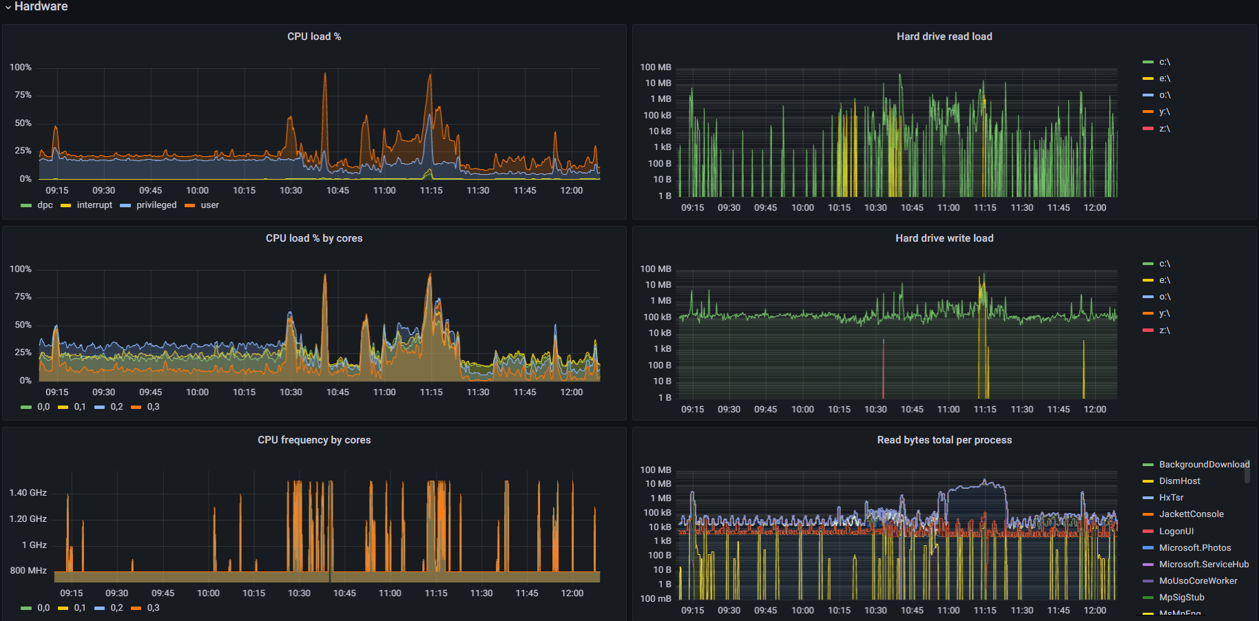
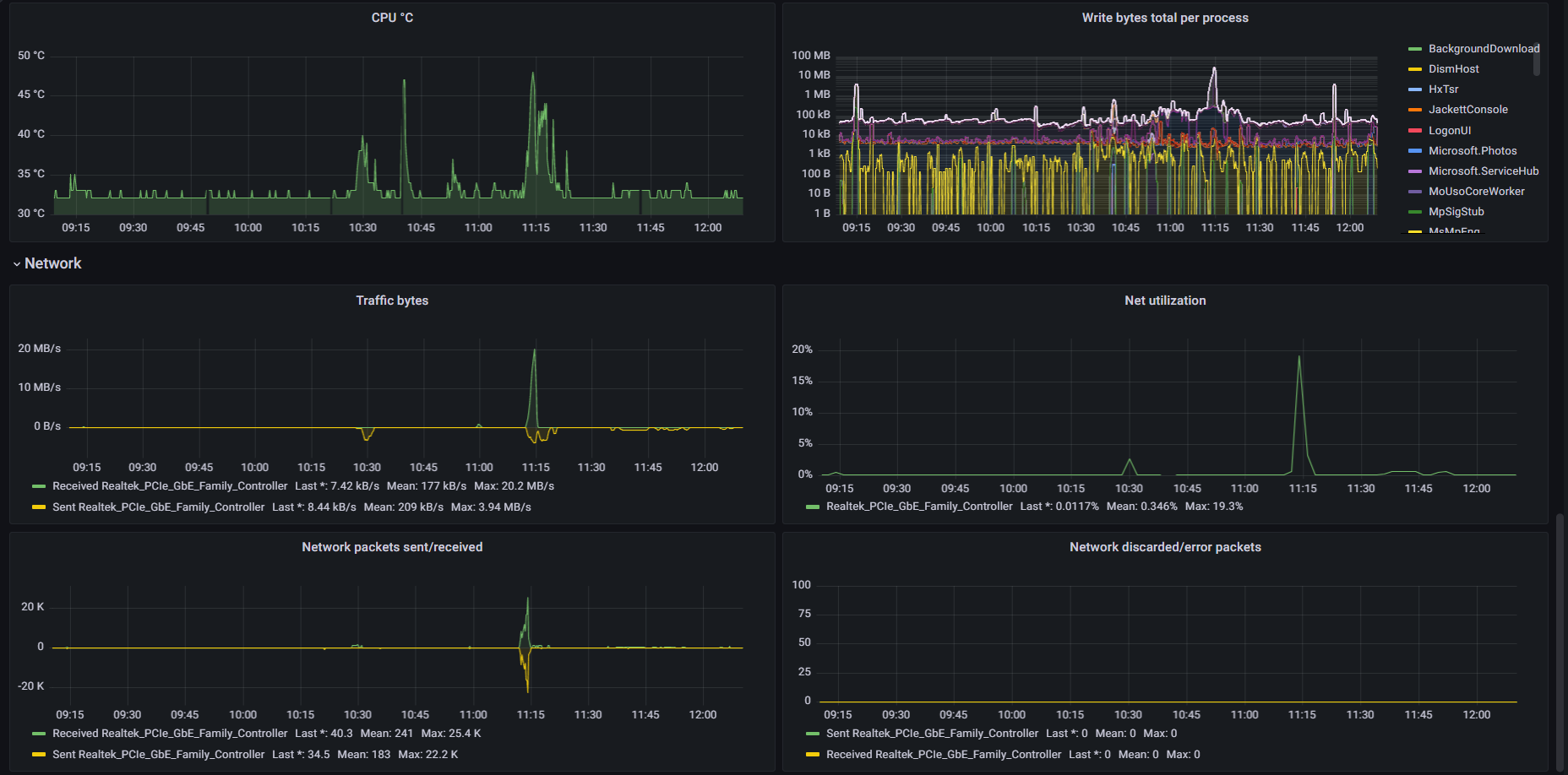
- Windows exporter with “cpu,cpu_info,cs,logical_disk,net,os,service,system,textfile,cpu_info,memory,process,time,thermalzone” collectors enabled
- (Optional) smartctl exporter
NB: disk graphs support c:, e:, o:: y:, z:\ label renaming with variables.
Data source config
Collector config:
Upload an updated version of an exported dashboard.json file from Grafana
| Revision | Description | Created | |
|---|---|---|---|
| Download |
Home Assistant
Easily monitor Home Assistant, an open source software platform designed for home automation, with Grafana Cloud's out-of-the-box monitoring solution.
Learn more