Kubernetes Cluster Resource Summary
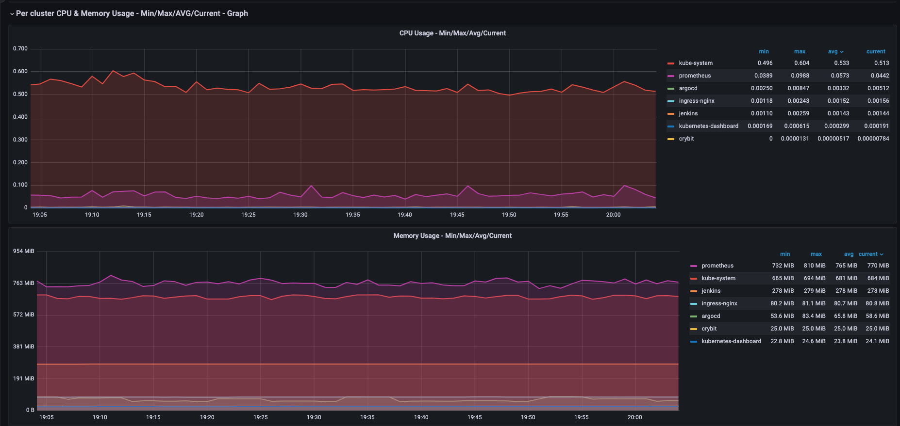
This dashboard will help you on maintaining a good TCO (Total Cost of Ownership) for your K8s cluster. You can analyse the overall resources usage Vs request and you can tweak the application resources accordingly. Currently the tables created are more focusing on the requests configured and its usages against the cluster resources. If the AVG request usage percentage is very less, your cluster is over provisioned. You need to tweak the resource request of your applications accordingly. This will help you to reduce the cost of your infrastructure.
This dashboard will help you on maintaining a good TCO (Total Cost of Ownership) for your K8s cluster. You can analyse the overall resources usage Vs request and you can tweak the application resources accordingly.
Currently the tables created are more focusing on the requests configured and its usages against the cluster resources.
If the AVG request usage percentage is very less, your cluster is over provisioned. You need to tweak the resource request of your applications accordingly. This will help you to reduce the cost of your infrastructure.
The panels uses recording rules which comes by default with the Prometheus operator. You can see it by editing the panels.
Share your feedback.
Data source config
Collector config:
Upload an updated version of an exported dashboard.json file from Grafana
| Revision | Description | Created | |
|---|---|---|---|
| Download |
Kubernetes
Monitor your Kubernetes deployment with prebuilt visualizations that allow you to drill down from a high-level cluster overview to pod-specific details in minutes.
Learn more