Traefik-kubernetes-281-custom
Traefik kubernetes dashboard prometheus
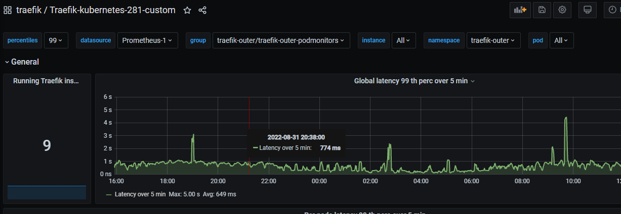
This dashboard adds group, instance, datasource, namespace, pod and other variables to the official traefik kubernetes.
Data source config
Collector config:
Upload an updated version of an exported dashboard.json file from Grafana
| Revision | Description | Created | |
|---|---|---|---|
| Download |
Kubernetes
Monitor your Kubernetes deployment with prebuilt visualizations that allow you to drill down from a high-level cluster overview to pod-specific details in minutes.
Learn more