Basic Infra Alert
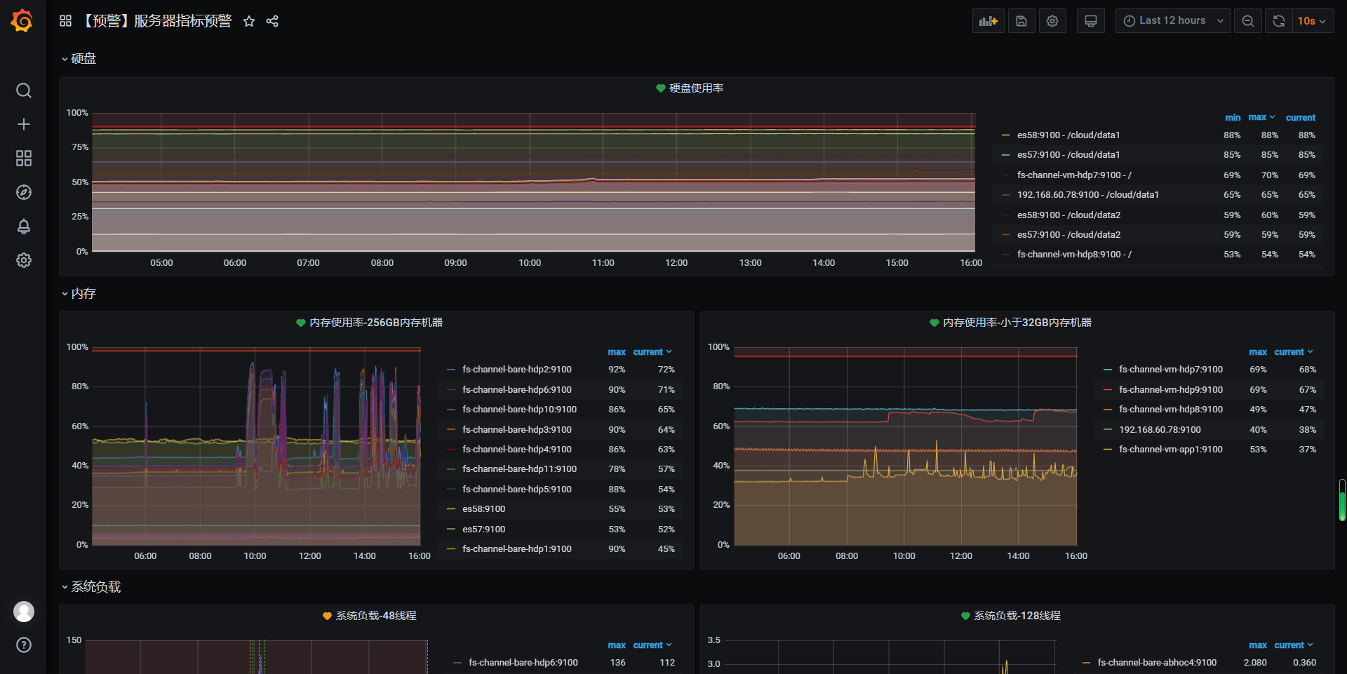
Alerts for Linux Nodes using prometheus, node_exporter and blackbox. You can have alerts for Disk space, CPU and Memory.
null
Data source config
Collector config:
Upload an updated version of an exported dashboard.json file from Grafana
| Revision | Description | Created | |
|---|---|---|---|
| Download |
