AWS MSK - Kafka Cluster
Dashboard for Basic AWS MSK Cluster metrics visualisation
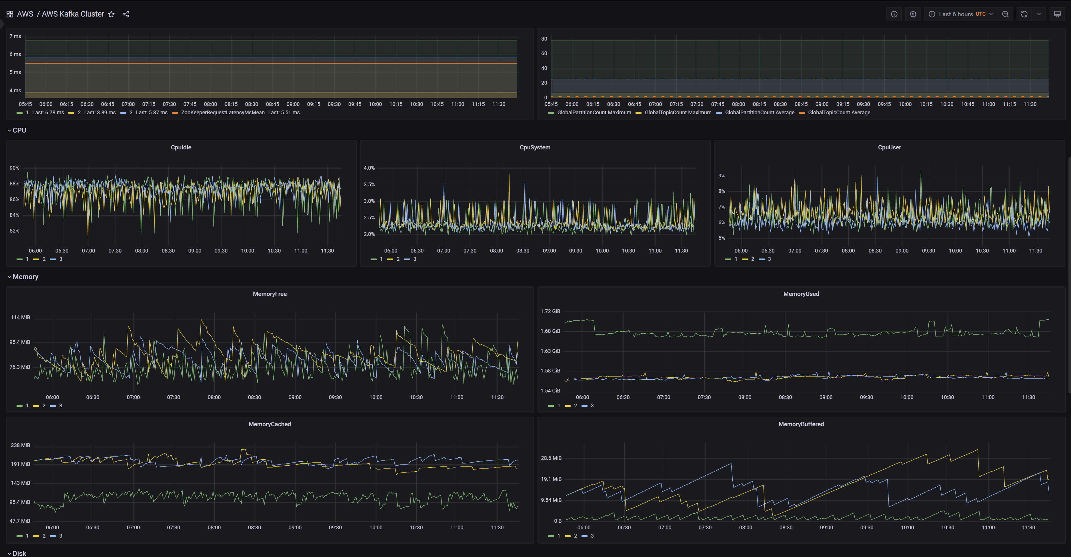
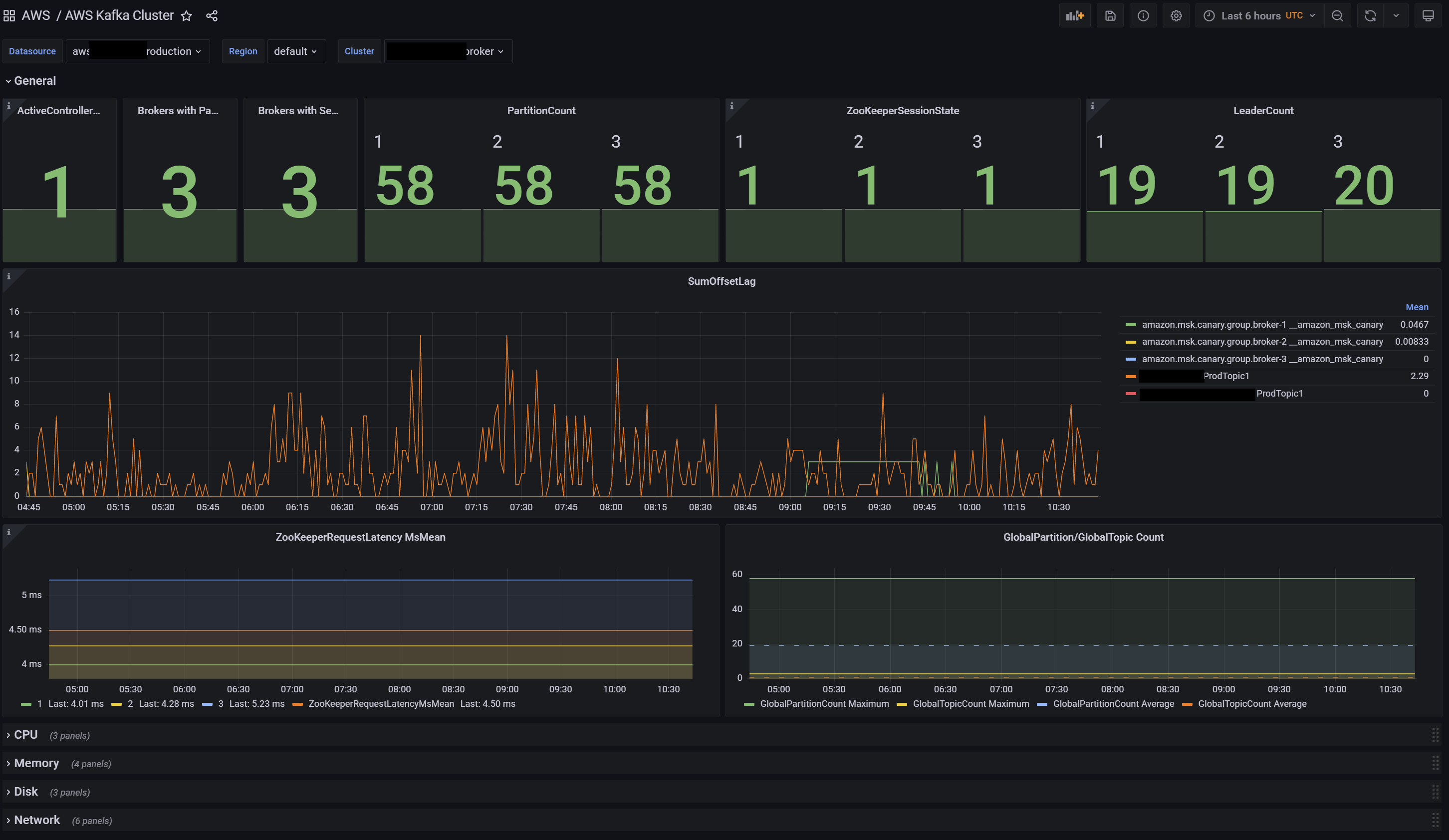
Dashboard for AWS MSK (Kafka Cluster) CloudWatch Default Level monitoring data visualization.
Based on https://grafana.com/grafana/dashboards/12009-aws-kafka-cluster/, but fixed and improved
Data source config
Collector config:
Upload an updated version of an exported dashboard.json file from Grafana
| Revision | Description | Created | |
|---|---|---|---|
| Download |
AWS
Easily visualize and alert on more than 60 Amazon Web Services (AWS) resources using the fully managed Grafana Cloud platform.
Learn more