Opstree/Postgresql Dashboard
PostgreSQL Dashboard
Exporters we are using
- Node Exporter
- PostgreSQL Exporter
Metrics List
Postgresql
Status
PG buffer cache hit rate in %
Total/current connections in %
Transaction per second
Version
Active session
Active connection
Postgresql COnnections
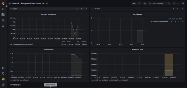
Longest Transaction
Lock Tables
Transactions-Commit and rollback
Database size
PostgreSQL Settings info
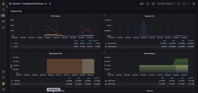
Systeminfo
CPU
Memory
Disk Space
Disk I/O
Data source config
Collector config:
Upload an updated version of an exported dashboard.json file from Grafana
| Revision | Description | Created | |
|---|---|---|---|
| Download |
