HTTP Server Overview
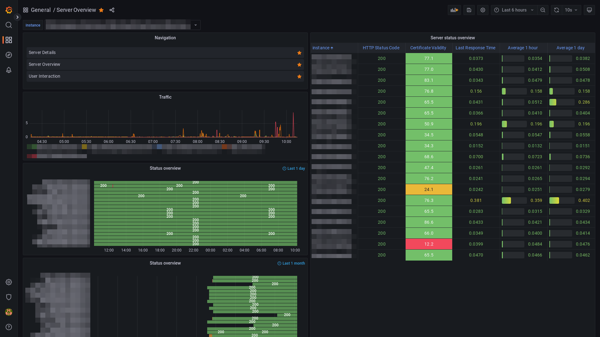
A simple HTTP server overview dashboard based on data from the Blackbox Exporter module and Structr's Prometheus metrics endpoint.
This dashboard uses metrics from two Prometheus modules: Blackbox Exporter and Structr Prometheus Endpoint. See https://structr.com for more information about Structr.
Data source config
Collector config:
Upload an updated version of an exported dashboard.json file from Grafana
| Revision | Description | Created | |
|---|---|---|---|
| Download |
Apache HTTP Server
Easily monitor Apache HTTP Server, an open source HTTP server for modern operating systems including UNIX and Windows, with Grafana Cloud's out-of-the-box monitoring solution.
Learn more