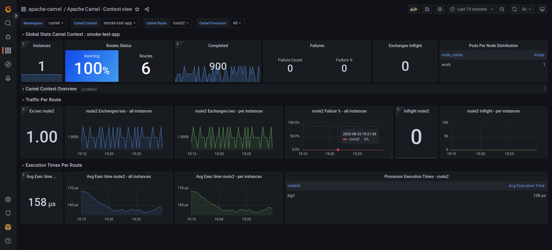
Apache Camel - Context view
Apache Camel 3 & 4 - Statistics on Camel Context level
Performance oriented monitoring on Apache Camel 3 & 4 deployments. Works ideally on Kubernetes deployments. Based on Prometheus datasource scraping metrics coming from the micrometer framework. Focuses on analyzing Camel Context, Route & Processor execution times and throughput.
Min required versions :
- Apache Camel 3.21+
- Apache Camel 4.0.0-M3+
Mixin install commands
jb init
jb install https://github.com/alainpham/app-archetypes/camel-monitoring/camel-dashboards/
Application instrumentation
Micrometer is supported on Spring Boot, Quarkus and Camel K flavors. See the project archetypes quarkus-camel and spring-boot-camel here to have ready to use instrumented Apache Camel projects.
https://github.com/alainpham/app-archetypes
If you don't want to use the archetype, the instrumentation of the application is as simple very simple like described in the following paragraphs.
For Quarkus
pom.xml
<dependency>
<groupId>io.micrometer</groupId>
<artifactId>micrometer-registry-prometheus</artifactId>
</dependency>
<dependency>
<groupId>org.apache.camel.quarkus</groupId>
<artifactId>camel-quarkus-micrometer</artifactId>
</dependency>
application.properties
quarkus.camel.metrics.enable-message-history=true
For Spring Boot
pom.xml
<dependency>
<groupId>io.micrometer</groupId>
<artifactId>micrometer-registry-prometheus</artifactId>
</dependency>
<dependency>
<groupId>org.apache.camel.springboot</groupId>
<artifactId>camel-micrometer-starter</artifactId>
</dependency>
Configuration class
Create a configuration class in your spring boot project.
import org.apache.camel.builder.RouteBuilder;
import org.apache.camel.component.micrometer.eventnotifier.MicrometerExchangeEventNotifier;
import org.apache.camel.component.micrometer.eventnotifier.MicrometerRouteEventNotifier;
import org.apache.camel.component.micrometer.messagehistory.MicrometerMessageHistoryFactory;
import org.apache.camel.component.micrometer.routepolicy.MicrometerRoutePolicyFactory;
import org.springframework.stereotype.Component;
@Component
public class Configurator extends RouteBuilder {
@Override
public void configure() throws Exception {
getContext().addRoutePolicyFactory(new MicrometerRoutePolicyFactory());
getContext().setMessageHistoryFactory(new MicrometerMessageHistoryFactory());
getCamelContext().getManagementStrategy().addEventNotifier(new MicrometerExchangeEventNotifier());
getCamelContext().getManagementStrategy().addEventNotifier(new MicrometerRouteEventNotifier());
}
}
Prometheus scraping
Dashboard is designed for metrics scraped from kubernetes deployment
This is the scrape config to be used as an example
# inspired by the prometheus kubernetes helm chart
global:
scrape_interval: 15s
external_labels:
cluster: cloud
scrape_configs:
- job_name: integrations/kubernetes/applications
bearer_token_file: /var/run/secrets/kubernetes.io/serviceaccount/token
honor_labels: true
kubernetes_sd_configs:
- role: pod
namespaces:
own_namespace: true
relabel_configs:
- source_labels: [__meta_kubernetes_pod_annotation_prometheus_io_scrape]
action: keep
regex: true
- source_labels: [__meta_kubernetes_pod_annotation_prometheus_io_scrape_slow]
action: drop
regex: true
- source_labels: [__meta_kubernetes_pod_annotation_prometheus_io_scheme]
action: replace
regex: (https?)
target_label: __scheme__
- source_labels: [__meta_kubernetes_pod_annotation_prometheus_io_path]
action: replace
target_label: __metrics_path__
regex: (.+)
- source_labels: [__meta_kubernetes_pod_annotation_prometheus_io_port, __meta_kubernetes_pod_ip]
action: replace
regex: (\d+);(([A-Fa-f0-9]{1,4}::?){1,7}[A-Fa-f0-9]{1,4})
replacement: '[$2]:$1'
target_label: __address__
- source_labels: [__meta_kubernetes_pod_annotation_prometheus_io_port, __meta_kubernetes_pod_ip]
action: replace
regex: (\d+);((([0-9]+?)(\.|$)){4})
replacement: $2:$1
target_label: __address__
- action: labelmap
regex: __meta_kubernetes_pod_annotation_prometheus_io_param_(.+)
replacement: __param_$1
- action: labelmap
regex: __meta_kubernetes_pod_label_(.+)
- source_labels: [__meta_kubernetes_namespace]
action: replace
target_label: namespace
- source_labels: [__meta_kubernetes_pod_node_name]
action: replace
target_label: node
- source_labels: [__meta_kubernetes_pod_name]
action: replace
target_label: pod
- source_labels: [__meta_kubernetes_pod_phase]
regex: Pending|Succeeded|Failed|Completed
action: drop
To scrape instances that are not deployed in kubernetes you can simulate kubernetes labels with the following prometheus configs.
Kubernetes specific labels that need to be simulated are
- app_kubernetes_io_part_of
- app_kubernetes_io_name
- app_kubernetes_io_component
- app_kubernetes_io_instance
- app_kubernetes_io_version
- cluster
- node
- pod
- namespace
global:
scrape_interval: 15s
evaluation_interval: 15s
scrape_configs:
- job_name: "camel-dev"
metrics_path: /q/metrics
relabel_configs:
- target_label: app_kubernetes_io_part_of
replacement: camel-app
- target_label: app_kubernetes_io_name
replacement: camel-app
- target_label: app_kubernetes_io_component
replacement: camel-app
- target_label: app_kubernetes_io_instance
replacement: camel-app-master
- target_label: app_kubernetes_io_version
replacement: "1.0.0"
- target_label: cluster
replacement: cloud
- target_label: node
replacement: worker-01
- target_label: pod
replacement: camel-app-1
- target_label: namespace
replacement: camel-ns
static_configs:
- targets:
- "localhost:8090"
Video tutorial material
Watch a demo video here : https://www.youtube.com/watch?v=0LDgv1nIk-Y
or here https://odysee.com/@alainpham:8/apache-camel-monitoring-prometheus-grafana:c
Here is the git repo for setting up the demo : https://github.com/alainpham/app-archetypes
Feel free to asks questions and send me feedback on LinkedIn or Twitter
Data source config
Collector config:
Upload an updated version of an exported dashboard.json file from Grafana
| Revision | Description | Created | |
|---|---|---|---|
| Download |
