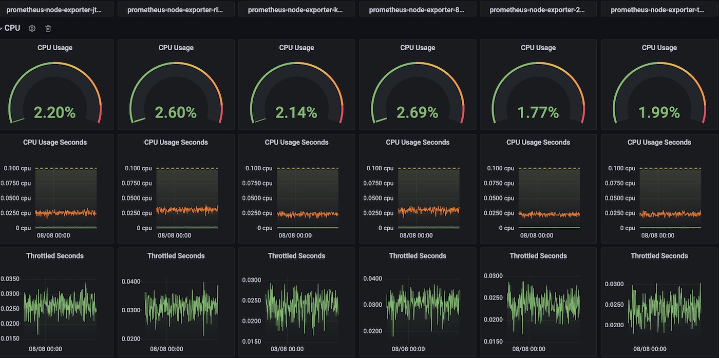
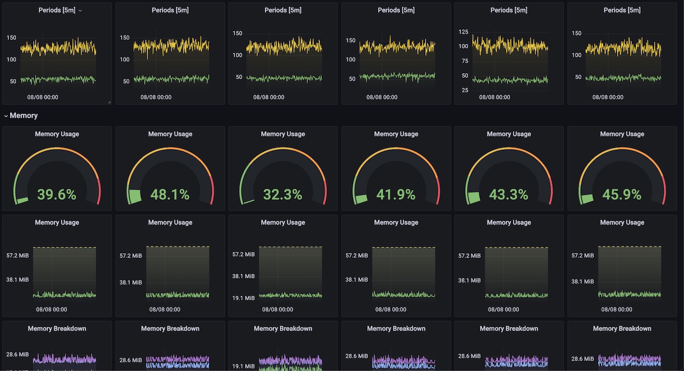
Pods Improved
An improved kubernetes pod resource usage view that scales horizontally for side-by-side comparison
An improved kubernetes pod resource usage view that scales horizontally for side-by-side comparison.
Uses cadvisor and kubelet metrics to show detailed resource usage for pod resources.
- CPU periods and throttled seconds
- Memory breakdown
- Requests and limits
Data source config
Collector config:
Upload an updated version of an exported dashboard.json file from Grafana
| Revision | Description | Created | |
|---|---|---|---|
| Download |
