Kubernetes Node Monitoring

https://em8g.com - free kubernetes monitoring

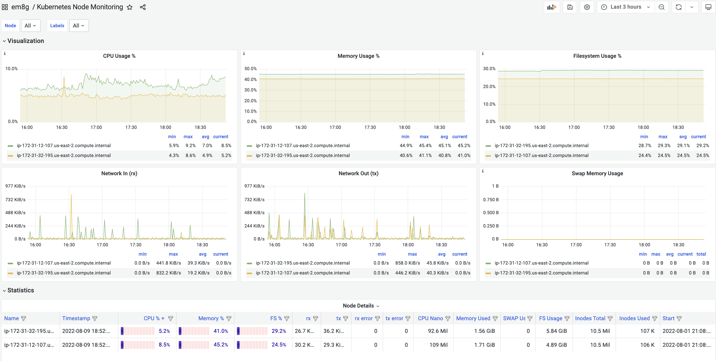
Kubernetes Node Monitoring screenshot 1
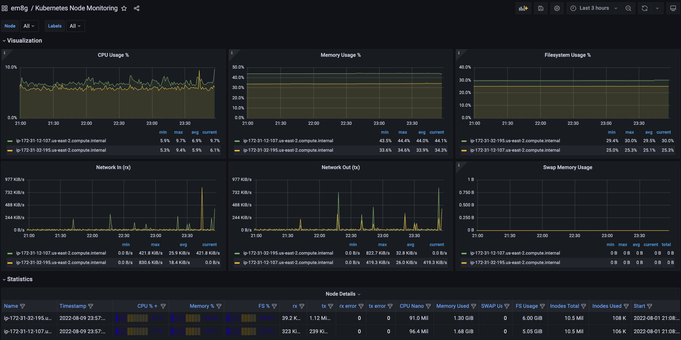
Kubernetes Node Monitoring screenshot 2

Kubernetes Node Monitoring Dashboard

  • Usage Trend of CPU, Memory, Filesystem, Network In/Out, Swap by Nodes
  • Details on monitoring each node

Learn more about


JMSIGHT's Kubernetes Examples

Examples to test JMSIGHT's em8g that is a Monitoring SaaS for Kubernetes.

Directory contents

1. Deploying WordPress in Cloud Native with Kubernetes

Example of deploying to the Cloud Native of various cloud(ncloud, aws, etc.) based on Example: Deploying WordPress and MySQL with Persistent Volumes

2. Open Source Kubernetes Monitoring

Complete Guide to build Kubernetes Monitoring with open sources (Grafana + Elasticsearch + Metricbeat)

3. Kubernetes APM

Kubernetes Application Monitoring (APM) which monitors IT service based on Microservices in Kubernetes.

Revisions
RevisionDescriptionCreated
Kubernetes

Kubernetes

by Grafana Labs
Grafana Labs solution

Monitor your Kubernetes deployment with prebuilt visualizations that allow you to drill down from a high-level cluster overview to pod-specific details in minutes.

Learn more

Get this dashboard

Import the dashboard template

or

Download JSON

Datasource
Dependencies