Clickhouse Memory Analysis
ClickHouse Memory Analysis using Prometheus
ClickHouse Memory Analysis using Prometheus
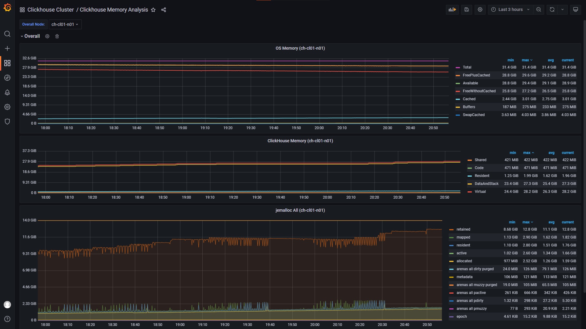
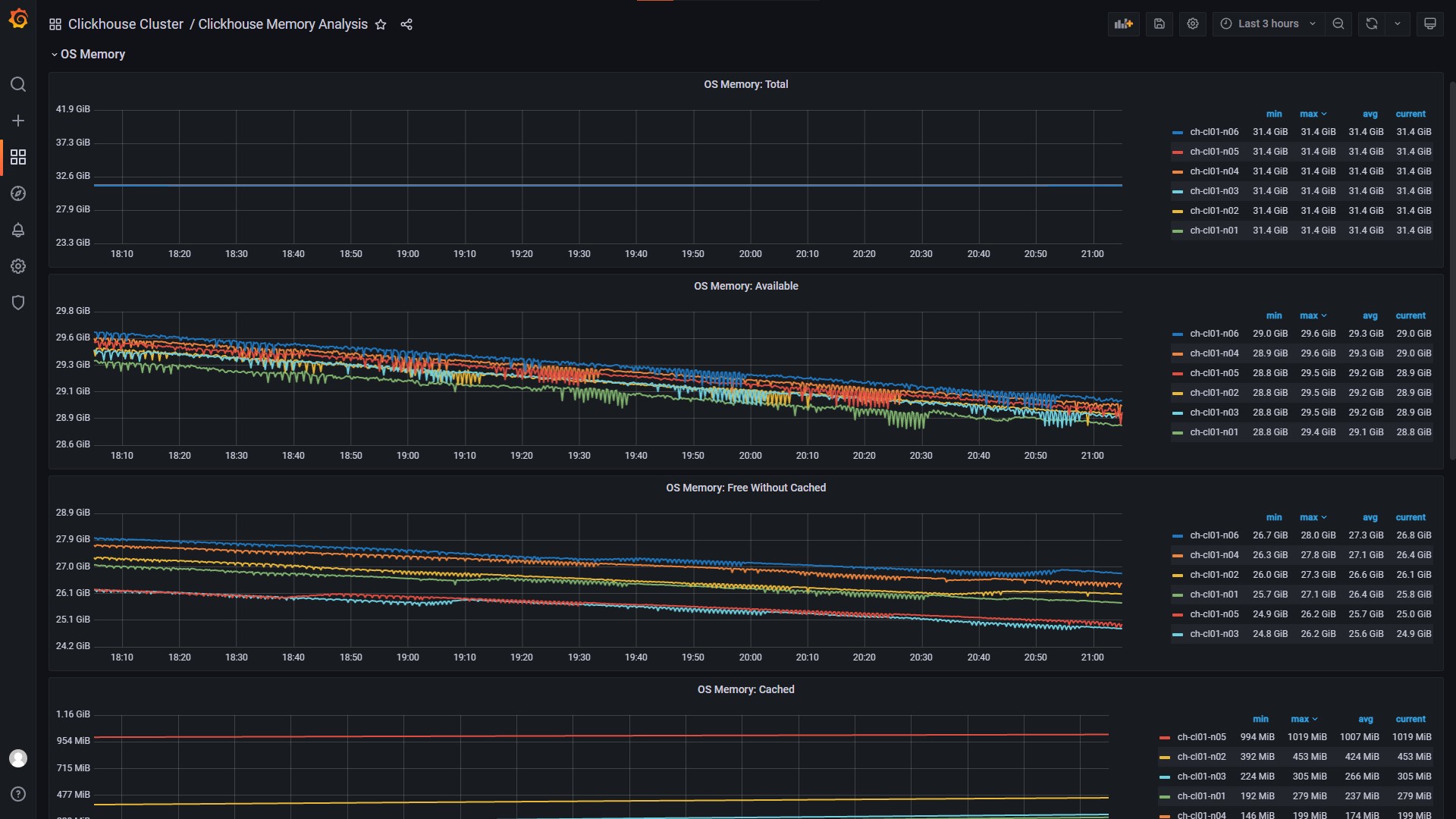
- OS Memory
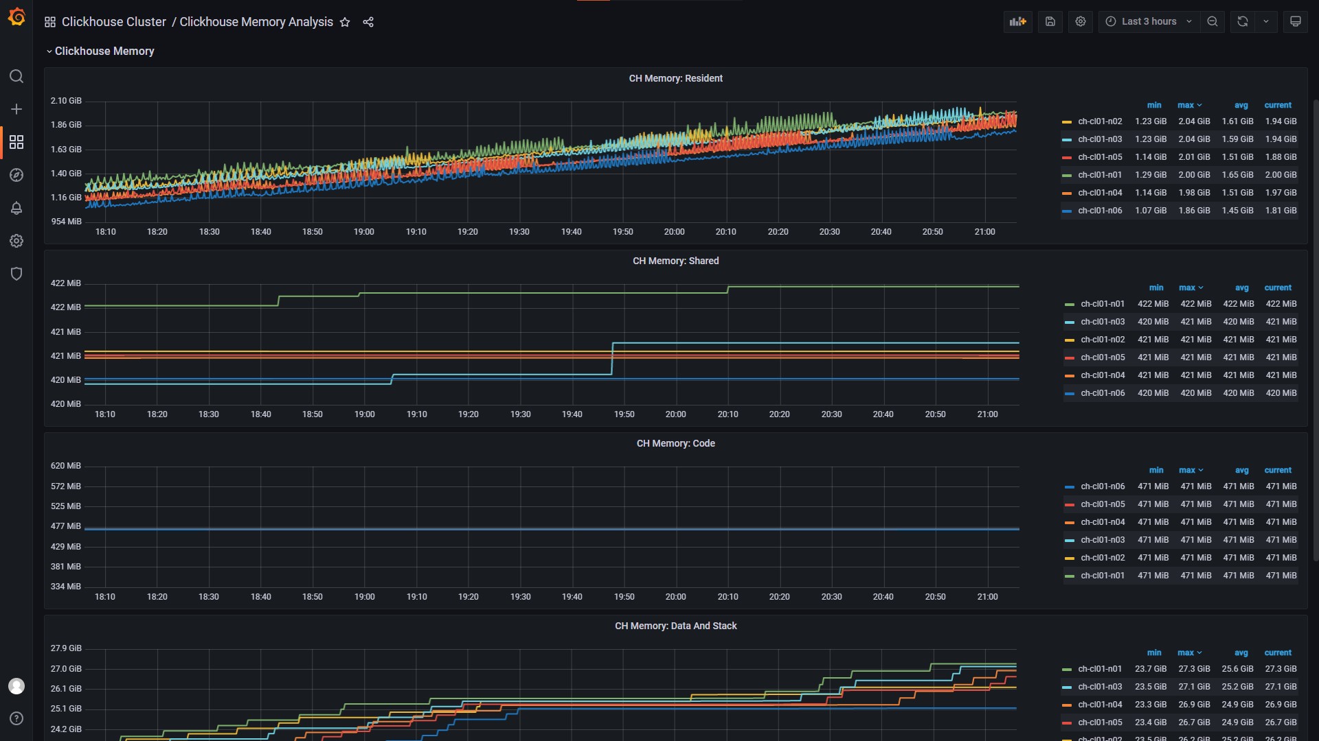
- ClickHouse Memory
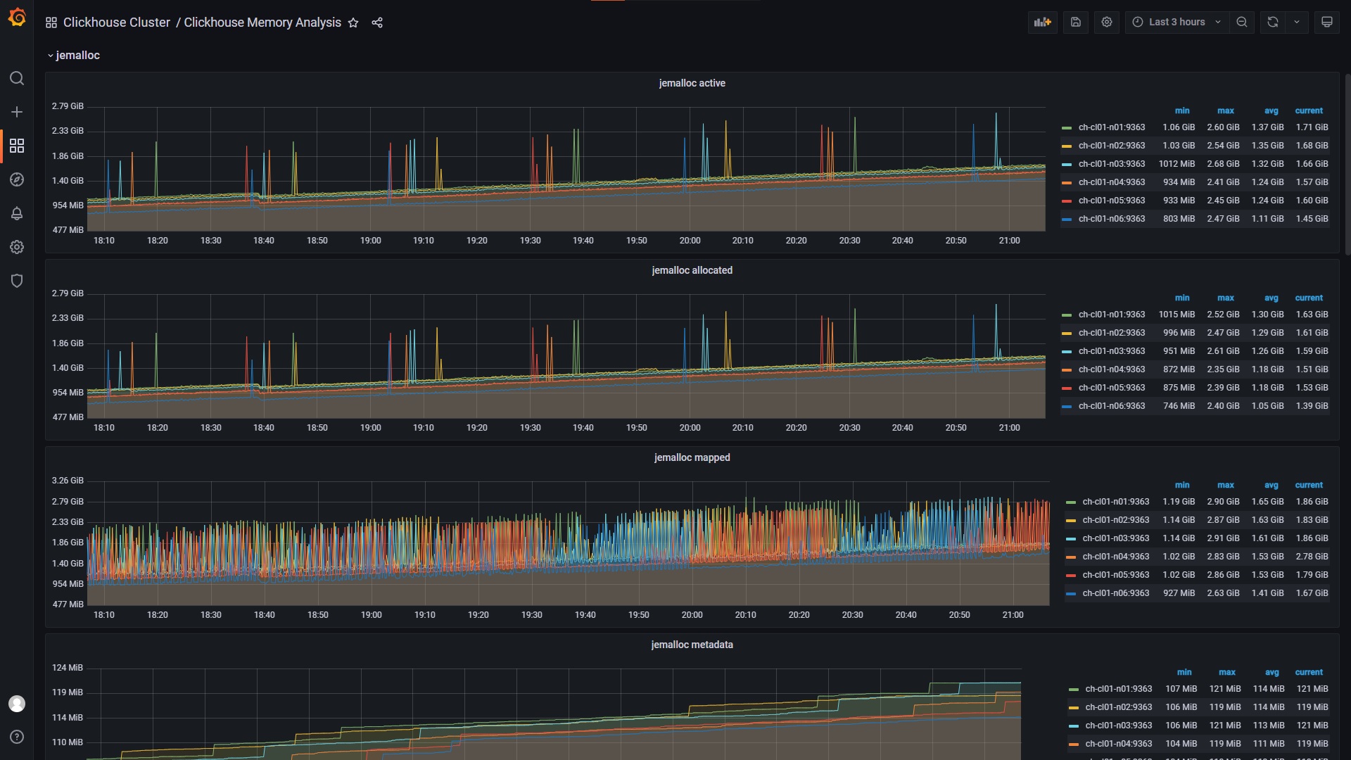
- jemacloc
- Support multiple nodes (Cluster)
* Tested on ClickHouse v.22.7.2.15 and Prometheus v.2.37.0 *
Might also work on older versions
Data source config
Collector config:
Upload an updated version of an exported dashboard.json file from Grafana
| Revision | Description | Created | |
|---|---|---|---|
| Download |
ClickHouse
Monitor ClickHouse with Grafana. Easily keep tabs on your instance or cluster with Grafana Cloud's out-of-the-box monitoring solution.
Learn more