Ingress Nginx / Overview
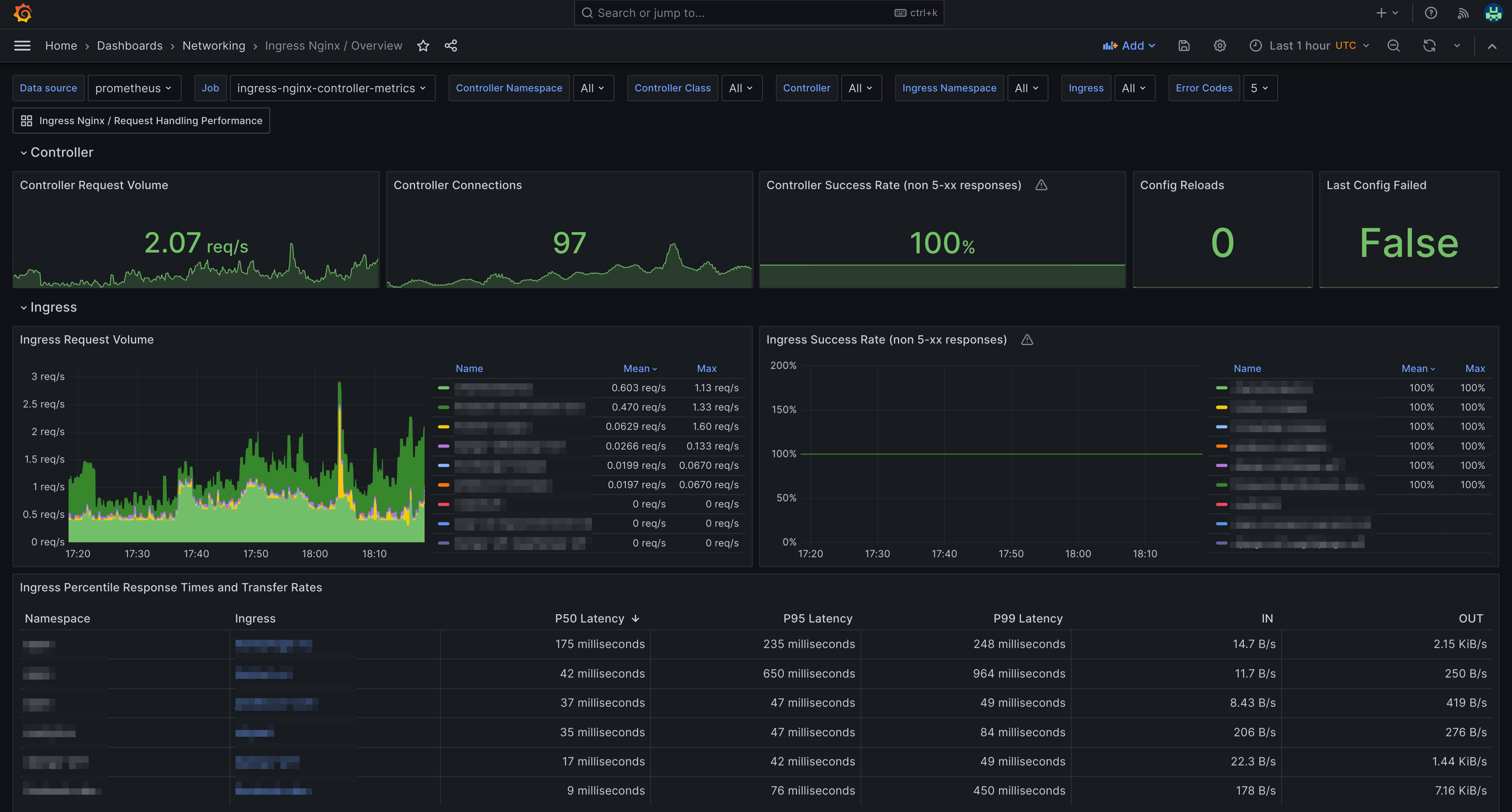
A dashboard that monitors Ingress-nginx. It is created using the (Ingress-Nginx-mixin)[https://github.com/adinhodovic/ingress-nginx-mixin]
A dashboard that monitors Ingress-nginx. It is created using the (Ingress-Nginx-mixin)[https://github.com/adinhodovic/ingress-nginx-mixin]. Fully configurable using the mixin.
Data source config
Collector config:
Upload an updated version of an exported dashboard.json file from Grafana
| Revision | Description | Created | |
|---|---|---|---|
| Download |
NGINX
Easily monitor NGINX, an open source software for web serving, reverse proxying, caching, load balancing, media streaming, and more, with Grafana Cloud's out-of-the-box monitoring solution.
Learn more