K8s Cluster Summary
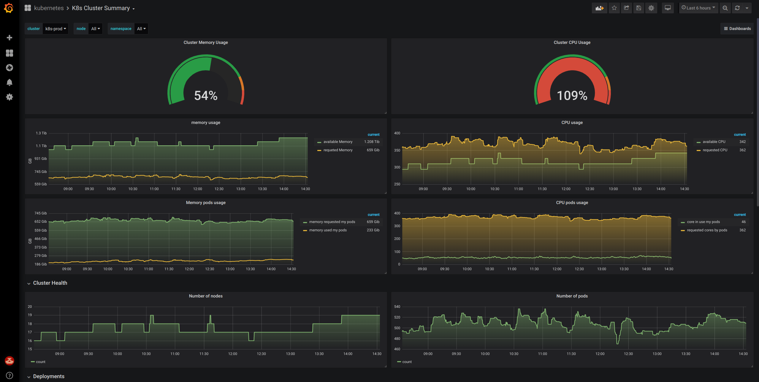
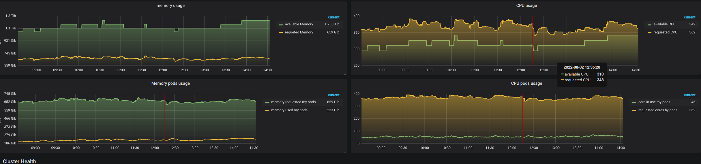
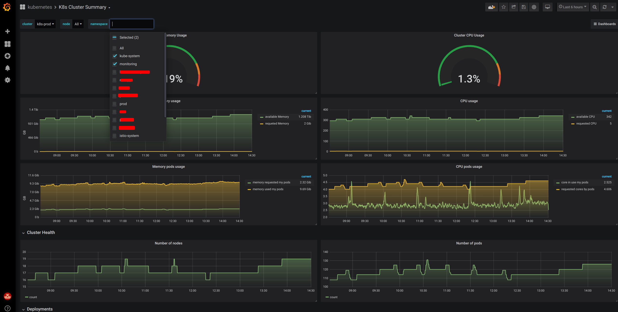
shows the actual pods resources usage (cpu and memory) over time multi select of namespace and nodes. it helps me understand the cost of each namespaces and wrong requests configuration per namespace. works with kube-prometheus-stack-36
Data source config
Collector config:
Upload an updated version of an exported dashboard.json file from Grafana
| Revision | Description | Created | |
|---|---|---|---|
| Download |
Kubernetes
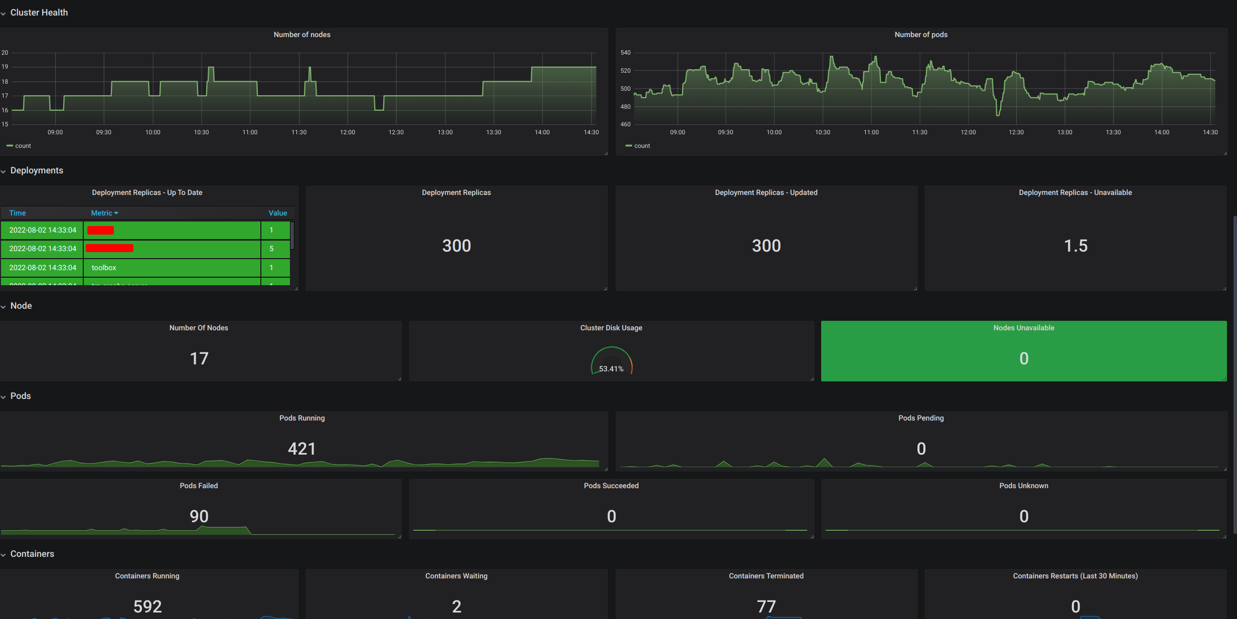
Monitor your Kubernetes deployment with prebuilt visualizations that allow you to drill down from a high-level cluster overview to pod-specific details in minutes.
Learn more