Bind DNS
Bind DNS Service Statistics.
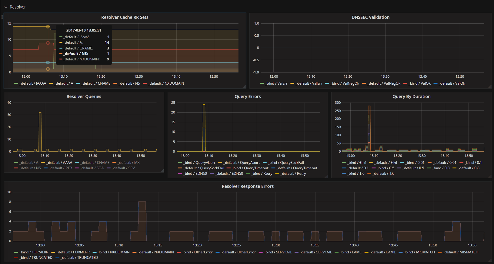
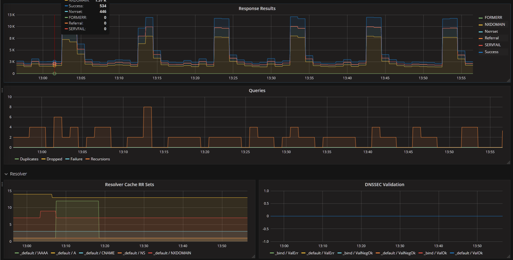
This dashboard is designed to display metrics collected by prometheus from the bind_exporter (ISC BIND DNS server). The bind_exporter is created by DigitalOcean and hosted on github.
Required configuration in /etc/bind/named.conf.options:
statistics-channels {
inet 127.0.0.1 port 8053 allow { 127.0.0.1; };
};
You need to start the collector with access to the bind(named) pid file and enable the view stats group:
/usr/local/bin/bind_exporter -bind.pid-file /var/run/named/named.pid -bind.stats-groups "server,view,tasks"
Data source config
Collector config:
Upload an updated version of an exported dashboard.json file from Grafana
| Revision | Description | Created | |
|---|---|---|---|
| Download |
