DevOpsMetrics
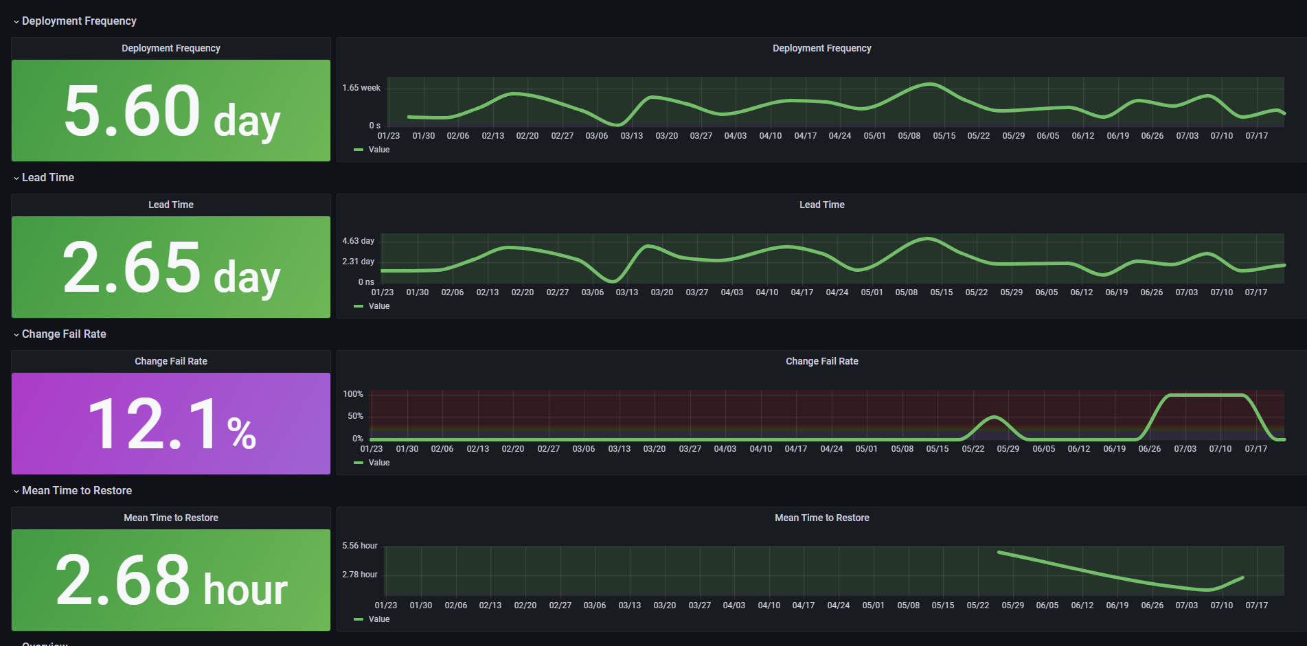
A Dashboard to display the Four Key Metrics.
Documentation to be found on corresponding GitHub: https://github.com/Justus-e/DevOpsMetrics
Data source config
Collector config:
Upload an updated version of an exported dashboard.json file from Grafana
| Revision | Description | Created | |
|---|---|---|---|
| Download |
